Jellyfin on Kubernetes with Intel GPU
I don't often watch videos, but when I do, I find it useful to have them all in one Plex... at least, I did, until the recent Important 2025 Plex Updates made it clear that it was going to have a significant cost; for a service I seldom use.
The new pricing becomes effective today and, although I had a few weeks to ponder the possibility of purchasing a lifetime subscription for a lot less than it costs now, I decided to switch to Jellyfin and I'm glad I did!
There are a number of articles about combining Jellyfin with many other components, such as NAS devices and other media-related applications: Deploying a Kubernetes-Based Media Server, Deploying Media Stack on Kubernetes with Longhorn and NFS Storage from about a year ago, and more complete although from 4 years ago Kubernetes Part 16: Deploy Jellyfin.
Those articles go too far beyond my very basic needs, I just want to (very occassionally) watch videos that are neither movies nor TV shows; family videos and lectures purchased directly from their producers, such as Logos By Nick and Riley Brandt. I am more interested in enabling Intel GPU acceleration on Kubernetes (a feature that was always locked behing the Plex subscription, but not so with Jellyfin) in anticipation of other applications that may make even better use of it.
Jellyfin
Deploying Jellyfin itself is relatively simple, the manifests are longer than those from Merox because three physical volumes (and claims) are included:
/home/k8s/jellyfinfor Jellyfin's own files./home/nas/public/videosfor those digital art courses from Nick and Riley, plus some old lessons from Coursera./home/nas/public/ponder/Videosfor family videos. These can later be made accessible to specific users only.
Basic Jellyfin deployment: jellyfin.yaml
apiVersion: v1
kind: Namespace
metadata:
name: media-center
---
apiVersion: v1
kind: PersistentVolume
metadata:
name: config-pv
namespace: media-center
spec:
storageClassName: manual
capacity:
storage: 1Gi
accessModes:
- ReadWriteOnce
hostPath:
path: /home/k8s/jellyfin
persistentVolumeReclaimPolicy: Retain
---
apiVersion: v1
kind: PersistentVolumeClaim
metadata:
name: config-pvc
namespace: media-center
spec:
storageClassName: manual
accessModes:
- ReadWriteOnce
resources:
requests:
storage: 1Gi
volumeName: config-pv
volumeMode: Filesystem
---
apiVersion: v1
kind: PersistentVolume
metadata:
name: public-video-pv
namespace: media-center
spec:
storageClassName: manual
capacity:
storage: 1000Gi
accessModes:
- ReadWriteOnce
hostPath:
path: /home/nas/public/video
persistentVolumeReclaimPolicy: Retain
---
apiVersion: v1
kind: PersistentVolumeClaim
metadata:
name: public-video-pvc
namespace: media-center
spec:
storageClassName: manual
accessModes:
- ReadWriteOnce
resources:
requests:
storage: 1000Gi
volumeName: public-video-pv
volumeMode: Filesystem
---
apiVersion: v1
kind: PersistentVolume
metadata:
name: ponder-video-pv
namespace: media-center
spec:
storageClassName: manual
capacity:
storage: 1000Gi
accessModes:
- ReadWriteOnce
hostPath:
path: /home/nas/public/ponder/Videos
persistentVolumeReclaimPolicy: Retain
---
apiVersion: v1
kind: PersistentVolumeClaim
metadata:
name: ponder-video-pvc
namespace: media-center
spec:
storageClassName: manual
accessModes:
- ReadWriteOnce
resources:
requests:
storage: 1000Gi
volumeName: ponder-video-pv
volumeMode: Filesystem
---
apiVersion: apps/v1
kind: Deployment
metadata:
name: jellyfin
namespace: media-center
spec:
replicas: 1
selector:
matchLabels:
app: jellyfin
template:
metadata:
labels:
app: jellyfin
spec:
containers:
- name: jellyfin
image: jellyfin/jellyfin
ports:
- containerPort: 8096
securityContext:
readOnlyRootFilesystem: true
runAsNonRoot: false
runAsUser: 1000
runAsGroup: 1000
resources:
requests:
cpu: 1000m
memory: 1Gi
limits:
cpu: 3500m
memory: 6Gi
volumeMounts:
- name: config
mountPath: /config
- name: family-videos
mountPath: /data/family-videos
- name: videos
mountPath: /data/videos
- name: tmp
mountPath: /tmp
securityContext:
runAsNonRoot: false
fsGroup: 1000
runAsUser: 1000
runAsGroup: 1000
volumes:
- name: config
persistentVolumeClaim:
claimName: config-pvc
- name: videos
persistentVolumeClaim:
claimName: public-video-pvc
- name: family-videos
persistentVolumeClaim:
claimName: ponder-video-pvc
- name: tmp
emptyDir:
medium: Memory
---
apiVersion: v1
kind: Service
metadata:
name: jellyfin-svc
namespace: media-center
spec:
type: ClusterIP
ports:
- port: 80
targetPort: 8096
selector:
app: jellyfin
---
apiVersion: networking.k8s.io/v1
kind: Ingress
metadata:
name: jellyfin-ingress
namespace: media-center
annotations:
cert-manager.io/cluster-issuer: letsencrypt-prod
nginx.ingress.kubernetes.io/websocket-services: jellyfin-svc
spec:
ingressClassName: nginx
rules:
- host: jellyfin.very-very-dark-gray.top
http:
paths:
- path: /
pathType: Prefix
backend:
service:
name: jellyfin-svc
port:
number: 80
tls:
- secretName: tls-secret
hosts:
- jellyfin.very-very-dark-gray.top
Jellyfin will be running as the user that owns those not-so-public videos,
this user already exists but what does not yet exist is the
/home/k8s/jellyfin directory for Jellyfin's own files.
$ sudo mkdir /home/k8s/jellyfin
$ sudo chown 1000:1000 /home/k8s/jellyfin
$ kubectl apply -f jellyfin.yaml
namespace/media-center created
persistentvolume/config-pv created
persistentvolumeclaim/config-pvc created
persistentvolume/public-video-pv created
persistentvolumeclaim/public-video-pvc created
persistentvolume/ponder-video-pv created
persistentvolumeclaim/ponder-video-pvc created
deployment.apps/jellyfin created
service/jellyfin-svc created
ingress.networking.k8s.io/jellyfin-ingress created
$ kubectl get all -n media-center
NAME READY STATUS RESTARTS AGE
pod/cm-acme-http-solver-qjwgz 1/1 Running 0 25s
pod/jellyfin-97f9fb4f8-6rgzz 0/1 Pending 0 28s
NAME TYPE CLUSTER-IP EXTERNAL-IP PORT(S) AGE
service/cm-acme-http-solver-nk5gr NodePort 10.108.15.161 <none> 8089:32620/TCP 25s
service/jellyfin-svc ClusterIP 10.98.226.91 <none> 80/TCP 28s
NAME READY UP-TO-DATE AVAILABLE AGE
deployment.apps/jellyfin 0/1 1 0 28s
NAME DESIRED CURRENT READY AGE
replicaset.apps/jellyfin-97f9fb4f8 1 1 0 28s
$ kubectl get svc -n media-center
NAME TYPE CLUSTER-IP EXTERNAL-IP PORT(S) AGE
cm-acme-http-solver-nk5gr NodePort 10.108.15.161 <none> 8089:32620/TCP 15s
jellyfin-svc ClusterIP 10.98.226.91 <none> 80/TCP 18s
$ kubectl get ingress -n media-center
NAME CLASS HOSTS ADDRESS PORTS AGE
cm-acme-http-solver-hwpt7 <none> jellyfin.very-very-dark-gray.top 80 17s
jellyfin-ingress nginx jellyfin.very-very-dark-gray.top 80, 443 20s
After a couple of minutes Jellyfin is available (and ready to be setup) at http://jellyfin.very-very-dark-gray.top
Thumbnails for family videos
For family videos and generally those that have no public metadata, there are no candidate images to show are their thubmnail / poster. Instead, the solution is to go to Dashboard > Libraries and, for each library with such videos, select Manage library and under Image fetchers (Videos) make sure the Screen Grabber is at the top of the priority list. When changing this after a library has been already scanned, it is also necessary to select Refresh metadata (for each library, in the Home screen) and set the option to Replace all existing images.
If thumbnails fail to show up, refer to the section about troubleshooting no thumbnails for family videos.
AV1 CPU transcoding
Playing a long AV1 video no hardware acceleration increases CPU load by 300-500% above the baseline, and raises core temperatures by 5-15 ºC:
All the while the GPU shows no load at all:
# intel_gpu_top -o -
...
Freq MHz IRQ RC6 Power W RCS BCS VCS VECS
req act /s % gpu pkg % se wa % se wa % se wa % se wa
0 0 0 100 0.00 9.17 0.00 0 0 0.00 0 0 0.00 0 0 0.00 0 0
0 0 0 100 0.00 11.49 0.00 0 0 0.00 0 0 0.00 0 0 0.00 0 0
0 0 0 100 0.00 7.03 0.00 0 0 0.00 0 0 0.00 0 0 0.00 0 0
0 0 0 100 0.00 10.03 0.00 0 0 0.00 0 0 0.00 0 0 0.00 0 0
0 0 0 100 0.00 8.41 0.00 0 0 0.00 0 0 0.00 0 0 0.00 0 0
0 0 0 100 0.00 10.59 0.00 0 0 0.00 0 0 0.00 0 0 0.00 0 0
0 0 0 100 0.00 8.42 0.00 0 0 0.00 0 0 0.00 0 0 0.00 0 0
0 0 0 100 0.00 9.60 0.00 0 0 0.00 0 0 0.00 0 0 0.00 0 0
0 0 0 100 0.00 8.22 0.00 0 0 0.00 0 0 0.00 0 0 0.00 0 0
0 0 0 100 0.00 10.36 0.00 0 0 0.00 0 0 0.00 0 0 0.00 0 0
0 0 0 100 0.00 10.82 0.00 0 0 0.00 0 0 0.00 0 0 0.00 0 0
0 0 0 100 0.00 8.38 0.00 0 0 0.00 0 0 0.00 0 0 0.00 0 0
0 0 0 100 0.00 8.60 0.00 0 0 0.00 0 0 0.00 0 0 0.00 0 0
0 0 0 100 0.00 9.88 0.00 0 0 0.00 0 0 0.00 0 0 0.00 0 0
0 0 0 100 0.00 8.54 0.00 0 0 0.00 0 0 0.00 0 0 0.00 0 0
0 0 0 100 0.00 10.19 0.00 0 0 0.00 0 0 0.00 0 0 0.00 0 0
0 0 0 100 0.00 8.08 0.00 0 0 0.00 0 0 0.00 0 0 0.00 0 0
0 0 0 100 0.00 9.63 0.00 0 0 0.00 0 0 0.00 0 0 0.00 0 0
Intel GPU
The above doesn't immediately suggest Jellyfin needs GPU support, but since there a GPU in the server...
Avaiilable hardware and codecs
This server is an
ASUS NUC 13 Pro Tall PC Kit RNUC13ANHI700000I w/ Intel Core i7-1360P
with an 13th generation Intel Core i7 CPU and
Intel Raptor Lake-P [UHD Graphics] (8086:a720) GPU:
# lspci -vnn | grep -E 'VGA|3D'
00:02.0 VGA compatible controller [0300]: Intel Corporation Raptor Lake-P [UHD Graphics] [8086:a720] (rev 04) (prog-if 00 [VGA controller])
# cat /proc/cpuinfo
processor : 0
vendor_id : GenuineIntel
cpu family : 6
model : 186
model name : 13th Gen Intel(R) Core(TM) i7-1360P
stepping : 2
microcode : 0x4124
cpu MHz : 538.627
cache size : 18432 KB
physical id : 0
siblings : 16
core id : 0
cpu cores : 12
apicid : 0
initial apicid : 0
fpu : yes
fpu_exception : yes
cpuid level : 32
wp : yes
flags : fpu vme de pse tsc msr pae mce cx8 apic sep mtrr pge mca cmov pat pse36 clflush dts acpi mmx fxsr sse sse2 ss ht tm pbe syscall nx pdpe1gb rdtscp lm constant_tsc art arch_perfmon pebs bts rep_good nopl xtopology nonstop_tsc cpuid aperfmperf tsc_known_freq pni pclmulqdq dtes64 monitor ds_cpl vmx smx est tm2 ssse3 sdbg fma cx16 xtpr pdcm sse4_1 sse4_2 x2apic movbe popcnt tsc_deadline_timer aes xsave avx f16c rdrand lahf_lm abm 3dnowprefetch cpuid_fault epb ssbd ibrs ibpb stibp ibrs_enhanced tpr_shadow flexpriority ept vpid ept_ad fsgsbase tsc_adjust bmi1 avx2 smep bmi2 erms invpcid rdseed adx smap clflushopt clwb intel_pt sha_ni xsaveopt xsavec xgetbv1 xsaves split_lock_detect user_shstk avx_vnni dtherm ida arat pln pts hwp hwp_notify hwp_act_window hwp_epp hwp_pkg_req hfi vnmi umip pku ospke waitpkg gfni vaes vpclmulqdq rdpid movdiri movdir64b fsrm md_clear serialize arch_lbr ibt flush_l1d arch_capabilities
vmx flags : vnmi preemption_timer posted_intr invvpid ept_x_only ept_ad ept_1gb flexpriority apicv tsc_offset vtpr mtf vapic ept vpid unrestricted_guest vapic_reg vid ple shadow_vmcs ept_mode_based_exec tsc_scaling usr_wait_pause
bugs : spectre_v1 spectre_v2 spec_store_bypass swapgs eibrs_pbrsb rfds bhi
bogomips : 5222.40
clflush size : 64
cache_alignment : 64
address sizes : 39 bits physical, 48 bits virtual
power management:
The GPU is detected as a Raptor Lake-P [UHD Graphics], except by intel_gpu_top:
# intel_gpu_top
intel-gpu-top: Intel Alderlake_p (Gen12) @ /dev/dri/card0 - 0/ 0 MHz; 100% RC6; 0.00/ 5.97 W
# lspci -k | grep -EA3 'VGA|3D|Display'
00:02.0 VGA compatible controller: Intel Corporation Raptor Lake-P [UHD Graphics] (rev 04)
DeviceName: Onboard - Video
Subsystem: Intel Corporation Raptor Lake-P [UHD Graphics]
Kernel driver in use: i915
# lshw -c video
*-display
description: VGA compatible controller
product: Raptor Lake-P [UHD Graphics]
vendor: Intel Corporation
physical id: 2
bus info: pci@0000:00:02.0
version: 04
width: 64 bits
clock: 33MHz
capabilities: pciexpress msi pm vga_controller bus_master cap_list rom
configuration: driver=i915 latency=0
resources: iomemory:610-60f iomemory:400-3ff irq:214 memory:6123000000-6123ffffff memory:4000000000-400fffffff ioport:3000(size=64) memory:c0000-dffff memory:611c000000-6122ffffff memory:6000000000-60dfffffff
The list of supported codes includes: AV1, H264, HEVC, JPEG, MPEG2, VC1, VC1 Advanced, VC1 Simple, VP8, VP9.
Video codecs as reported by vainfo
# vainfo --display drm --device /dev/dri/renderD128
libva info: VA-API version 1.20.0
libva info: Trying to open /usr/lib/x86_64-linux-gnu/dri/iHD_drv_video.so
libva info: Found init function __vaDriverInit_1_20
libva info: va_openDriver() returns 0
vainfo: VA-API version: 1.20 (libva 2.12.0)
vainfo: Driver version: Intel iHD driver for Intel(R) Gen Graphics - 24.1.0 ()
vainfo: Supported profile and entrypoints
VAProfileNone : VAEntrypointVideoProc
VAProfileNone : VAEntrypointStats
VAProfileMPEG2Simple : VAEntrypointVLD
VAProfileMPEG2Simple : VAEntrypointEncSlice
VAProfileMPEG2Main : VAEntrypointVLD
VAProfileMPEG2Main : VAEntrypointEncSlice
VAProfileH264Main : VAEntrypointVLD
VAProfileH264Main : VAEntrypointEncSlice
VAProfileH264Main : VAEntrypointFEI
VAProfileH264Main : VAEntrypointEncSliceLP
VAProfileH264High : VAEntrypointVLD
VAProfileH264High : VAEntrypointEncSlice
VAProfileH264High : VAEntrypointFEI
VAProfileH264High : VAEntrypointEncSliceLP
VAProfileVC1Simple : VAEntrypointVLD
VAProfileVC1Main : VAEntrypointVLD
VAProfileVC1Advanced : VAEntrypointVLD
VAProfileJPEGBaseline : VAEntrypointVLD
VAProfileJPEGBaseline : VAEntrypointEncPicture
VAProfileH264ConstrainedBaseline: VAEntrypointVLD
VAProfileH264ConstrainedBaseline: VAEntrypointEncSlice
VAProfileH264ConstrainedBaseline: VAEntrypointFEI
VAProfileH264ConstrainedBaseline: VAEntrypointEncSliceLP
VAProfileVP8Version0_3 : VAEntrypointVLD
VAProfileHEVCMain : VAEntrypointVLD
VAProfileHEVCMain : VAEntrypointEncSlice
VAProfileHEVCMain : VAEntrypointFEI
VAProfileHEVCMain : VAEntrypointEncSliceLP
VAProfileHEVCMain10 : VAEntrypointVLD
VAProfileHEVCMain10 : VAEntrypointEncSlice
VAProfileHEVCMain10 : VAEntrypointEncSliceLP
VAProfileVP9Profile0 : VAEntrypointVLD
VAProfileVP9Profile0 : VAEntrypointEncSliceLP
VAProfileVP9Profile1 : VAEntrypointVLD
VAProfileVP9Profile1 : VAEntrypointEncSliceLP
VAProfileVP9Profile2 : VAEntrypointVLD
VAProfileVP9Profile2 : VAEntrypointEncSliceLP
VAProfileVP9Profile3 : VAEntrypointVLD
VAProfileVP9Profile3 : VAEntrypointEncSliceLP
VAProfileHEVCMain12 : VAEntrypointVLD
VAProfileHEVCMain12 : VAEntrypointEncSlice
VAProfileHEVCMain422_10 : VAEntrypointVLD
VAProfileHEVCMain422_10 : VAEntrypointEncSlice
VAProfileHEVCMain422_12 : VAEntrypointVLD
VAProfileHEVCMain422_12 : VAEntrypointEncSlice
VAProfileHEVCMain444 : VAEntrypointVLD
VAProfileHEVCMain444 : VAEntrypointEncSliceLP
VAProfileHEVCMain444_10 : VAEntrypointVLD
VAProfileHEVCMain444_10 : VAEntrypointEncSliceLP
VAProfileHEVCMain444_12 : VAEntrypointVLD
VAProfileHEVCSccMain : VAEntrypointVLD
VAProfileHEVCSccMain : VAEntrypointEncSliceLP
VAProfileHEVCSccMain10 : VAEntrypointVLD
VAProfileHEVCSccMain10 : VAEntrypointEncSliceLP
VAProfileHEVCSccMain444 : VAEntrypointVLD
VAProfileHEVCSccMain444 : VAEntrypointEncSliceLP
VAProfileAV1Profile0 : VAEntrypointVLD
VAProfileHEVCSccMain444_10 : VAEntrypointVLD
VAProfileHEVCSccMain444_10 : VAEntrypointEncSliceLP
Kubernetes GPU support
Follow this comprehensive guide to setup
Intel GPU acceleration on Kubernetes;
start by installing the VA-API (Video Acceleration API) non-free drivers:
Node Feature Discovery
Node Feature Discovery is a Kubernetes add-on that collects details about
available hardware and exposes it as node labels. Initially, this node
octavo exposed only the following labels:
$ kubectl get node octavo -o json | jq .metadata.labels
{
"beta.kubernetes.io/arch": "amd64",
"beta.kubernetes.io/os": "linux",
"kubernetes.io/arch": "amd64",
"kubernetes.io/hostname": "octavo",
"kubernetes.io/os": "linux",
"node-role.kubernetes.io/control-plane": ""
}
Install NFD with the official Helm chart, deploying it in its own dedicated namespace:
$ helm repo add node-feature-discovery \
https://kubernetes-sigs.github.io/node-feature-discovery/charts
"node-feature-discovery" has been added to your repositories
$ helm upgrade -i \
--create-namespace \
-n node-feature-discovery \
node-feature-discovery \
node-feature-discovery/node-feature-discovery
Release "node-feature-discovery" does not exist. Installing it now.
W0429 23:08:25.320035 1996504 warnings.go:70] spec.template.spec.affinity.nodeAffinity.preferredDuringSchedulingIgnoredDuringExecution[0].preference.matchExpressions[0].key: node-role.kubernetes.io/master is use "node-role.kubernetes.io/control-plane" instead
NAME: node-feature-discovery
LAST DEPLOYED: Tue Apr 29 23:08:24 2025
NAMESPACE: node-feature-discovery
STATUS: deployed
REVISION: 1
TEST SUITE: None
After installing this many more labels are exposed, including lots of
feature.node.kubernetes.io labels:
Node labels exposed after installing NFD
$ kubectl get node octavo -o json | jq .metadata.labels
{
"beta.kubernetes.io/arch": "amd64",
"beta.kubernetes.io/os": "linux",
"feature.node.kubernetes.io/cpu-cpuid.ADX": "true",
"feature.node.kubernetes.io/cpu-cpuid.AESNI": "true",
"feature.node.kubernetes.io/cpu-cpuid.AVX": "true",
"feature.node.kubernetes.io/cpu-cpuid.AVX2": "true",
"feature.node.kubernetes.io/cpu-cpuid.AVXVNNI": "true",
"feature.node.kubernetes.io/cpu-cpuid.BHI_CTRL": "true",
"feature.node.kubernetes.io/cpu-cpuid.CETIBT": "true",
"feature.node.kubernetes.io/cpu-cpuid.CETSS": "true",
"feature.node.kubernetes.io/cpu-cpuid.CMPXCHG8": "true",
"feature.node.kubernetes.io/cpu-cpuid.FLUSH_L1D": "true",
"feature.node.kubernetes.io/cpu-cpuid.FMA3": "true",
"feature.node.kubernetes.io/cpu-cpuid.FSRM": "true",
"feature.node.kubernetes.io/cpu-cpuid.FXSR": "true",
"feature.node.kubernetes.io/cpu-cpuid.FXSROPT": "true",
"feature.node.kubernetes.io/cpu-cpuid.GFNI": "true",
"feature.node.kubernetes.io/cpu-cpuid.HRESET": "true",
"feature.node.kubernetes.io/cpu-cpuid.HYBRID_CPU": "true",
"feature.node.kubernetes.io/cpu-cpuid.IA32_ARCH_CAP": "true",
"feature.node.kubernetes.io/cpu-cpuid.IA32_CORE_CAP": "true",
"feature.node.kubernetes.io/cpu-cpuid.IBPB": "true",
"feature.node.kubernetes.io/cpu-cpuid.IDPRED_CTRL": "true",
"feature.node.kubernetes.io/cpu-cpuid.LAHF": "true",
"feature.node.kubernetes.io/cpu-cpuid.MD_CLEAR": "true",
"feature.node.kubernetes.io/cpu-cpuid.MOVBE": "true",
"feature.node.kubernetes.io/cpu-cpuid.MOVDIR64B": "true",
"feature.node.kubernetes.io/cpu-cpuid.MOVDIRI": "true",
"feature.node.kubernetes.io/cpu-cpuid.OSXSAVE": "true",
"feature.node.kubernetes.io/cpu-cpuid.PSFD": "true",
"feature.node.kubernetes.io/cpu-cpuid.RRSBA_CTRL": "true",
"feature.node.kubernetes.io/cpu-cpuid.SERIALIZE": "true",
"feature.node.kubernetes.io/cpu-cpuid.SHA": "true",
"feature.node.kubernetes.io/cpu-cpuid.SPEC_CTRL_SSBD": "true",
"feature.node.kubernetes.io/cpu-cpuid.STIBP": "true",
"feature.node.kubernetes.io/cpu-cpuid.STOSB_SHORT": "true",
"feature.node.kubernetes.io/cpu-cpuid.SYSCALL": "true",
"feature.node.kubernetes.io/cpu-cpuid.SYSEE": "true",
"feature.node.kubernetes.io/cpu-cpuid.VAES": "true",
"feature.node.kubernetes.io/cpu-cpuid.VMX": "true",
"feature.node.kubernetes.io/cpu-cpuid.VPCLMULQDQ": "true",
"feature.node.kubernetes.io/cpu-cpuid.WAITPKG": "true",
"feature.node.kubernetes.io/cpu-cpuid.X87": "true",
"feature.node.kubernetes.io/cpu-cpuid.XGETBV1": "true",
"feature.node.kubernetes.io/cpu-cpuid.XSAVE": "true",
"feature.node.kubernetes.io/cpu-cpuid.XSAVEC": "true",
"feature.node.kubernetes.io/cpu-cpuid.XSAVEOPT": "true",
"feature.node.kubernetes.io/cpu-cpuid.XSAVES": "true",
"feature.node.kubernetes.io/cpu-cstate.enabled": "true",
"feature.node.kubernetes.io/cpu-hardware_multithreading": "true",
"feature.node.kubernetes.io/cpu-model.family": "6",
"feature.node.kubernetes.io/cpu-model.id": "186",
"feature.node.kubernetes.io/cpu-model.vendor_id": "Intel",
"feature.node.kubernetes.io/cpu-pstate.scaling_governor": "powersave",
"feature.node.kubernetes.io/cpu-pstate.status": "active",
"feature.node.kubernetes.io/cpu-pstate.turbo": "true",
"feature.node.kubernetes.io/kernel-config.NO_HZ": "true",
"feature.node.kubernetes.io/kernel-config.NO_HZ_FULL": "true",
"feature.node.kubernetes.io/kernel-version.full": "6.8.0-58-generic",
"feature.node.kubernetes.io/kernel-version.major": "6",
"feature.node.kubernetes.io/kernel-version.minor": "8",
"feature.node.kubernetes.io/kernel-version.revision": "0",
"feature.node.kubernetes.io/pci-0300_8086.present": "true",
"feature.node.kubernetes.io/pci-0300_8086.sriov.capable": "true",
"feature.node.kubernetes.io/storage-nonrotationaldisk": "true",
"feature.node.kubernetes.io/system-os_release.ID": "ubuntu",
"feature.node.kubernetes.io/system-os_release.VERSION_ID": "24.04",
"feature.node.kubernetes.io/system-os_release.VERSION_ID.major": "24",
"feature.node.kubernetes.io/system-os_release.VERSION_ID.minor": "04",
"kubernetes.io/arch": "amd64",
"kubernetes.io/hostname": "octavo",
"kubernetes.io/os": "linux",
"node-role.kubernetes.io/control-plane": ""
}
Additional detection rules are required to detect Intel GPU hardware.
These can be downloaded from the
intel/intel-device-plugins-for-kubernetes
repository, in particular
node-feature-rules.yaml
is the file to be applied, albeit with a slight modification:
remove or comment out the extendedResources section under the rule
named intel.sgx:
| node-feature-rules.yaml | |
|---|---|
Without this change, the original manifest cannot be applied:
$ kubectl apply -f node-feature-rules.yaml
Error from server (BadRequest): error when creating "node-feature-rules.yaml": NodeFeatureRule in version "v1alpha1" cannot be handled as a NodeFeatureRule: strict decoding error: unknown field "spec.rules[6].extendedResources"
Apply the modified manifest:
Then inspect node labels again to check that there is a new set of
intel.feature.node.kubernetes.io labels:
$ kubectl get node octavo -o json | jq .metadata.labels \
| grep intel.feature.node.kubernetes.io
"intel.feature.node.kubernetes.io/gpu": "true",
At this point node labels should include additional
(missing) gpu.intel.com labels,
but these not showing up does not necessarily mean trouble. Moving on to the next
section should prove whether the GPU becomes available to Kubernetes.
Intel Device Plugin
To install the Intel device plugin, first install Intel’s device plugins operator:
$ helm repo add intel https://intel.github.io/helm-charts/
"intel" has been added to your repositories
$ helm upgrade -i \
--create-namespace \
-n intel-device-plugins-gpu \
intel-device-plugins-operator \
intel/intel-device-plugins-operator
Release "intel-device-plugins-operator" does not exist. Installing it now.
NAME: intel-device-plugins-operator
LAST DEPLOYED: Wed Apr 30 00:31:06 2025
NAMESPACE: intel-device-plugins-gpu
STATUS: deployed
REVISION: 1
TEST SUITE: None
NOTES:
Thank you for installing intel-device-plugins-operator.
The next step would be to install the device (plugin) specific chart.
Friendly note about CRDs. Make sure to manually update CRDs if
they have changed. CRDs are not updated with helm by default.
2026 Update: disable NPU controller
Newer versions of the intel-device-plugins-operator by default attempt to initialize
also the v1.NpuDevicePlugin even if there is no NPU in the system, as is the case in
Intel NUCs:
I0209 18:45:01.738198 1 internal.go:571] "Stopping and waiting for webhooks" logger="intel-device-plugins-manager"
I0209 18:45:01.738279 1 server.go:249] "Shutting down webhook server with timeout of 1 minute" logger="controller-runtime.webhook"
I0209 18:45:01.738376 1 internal.go:574] "Stopping and waiting for HTTP servers" logger="intel-device-plugins-manager"
I0209 18:45:01.738395 1 server.go:68] "shutting down server" name="health probe" addr="[::]:8081"
I0209 18:45:01.738411 1 server.go:254] "Shutting down metrics server with timeout of 1 minute" logger="controller-runtime.metrics"
I0209 18:45:01.738597 1 internal.go:578] "Wait completed, proceeding to shutdown the manager" logger="intel-device-plugins-manager"
E0209 18:45:01.738797 1 main.go:276] "problem running manager" err="failed to wait for npudeviceplugin caches to sync kind source: *v1.NpuDevicePlugin: timed out waiting for cache to be synced for Kind *v1.NpuDevicePlugin" logger="setup"
E0209 18:45:01.738803 1 internal.go:517] "error received after stop sequence was engaged" err="leader election lost" logger="intel-device-plugins-manager"
This leads to the inteldeviceplugins-controller-manager being stuck in a crash loop:
$ kubectl get pods -n intel-device-plugins-gpu
NAMESPACE NAME READY STATUS RESTARTS AGE
...
intel-device-plugins-gpu inteldeviceplugins-controller-manager-579649cd7d-8lnq7 0/1 CrashLoopBackOff 152 (4m35s ago) 18h
To avoid this issue, apply the following values to the Helm chart:
$ helm upgrade \
-n intel-device-plugins-gpu \
intel-device-plugins-operator \
intel/intel-device-plugins-operator \
-f intel-operator-values.yaml
Release "intel-device-plugins-operator" has been upgraded. Happy Helming!
NAME: intel-device-plugins-operator
LAST DEPLOYED: Mon Feb 9 20:01:58 2026
NAMESPACE: intel-device-plugins-gpu
STATUS: deployed
REVISION: 3
TEST SUITE: None
NOTES:
Thank you for installing intel-device-plugins-operator.
The next step would be to install the device (plugin) specific chart.
Friendly note about CRDs. Make sure to manually update CRDs if
they have changed. CRDs are not updated with helm by default.
Intel GPU
With the operator running, use it to install Intel’s GPU plugin, providing the following (minimal) values file:
name: gpudeviceplugin
sharedDevNum: 1
logLevel: 2
resourceManager: false
enableMonitoring: true
allocationPolicy: "none"
nodeSelector:
intel.feature.node.kubernetes.io/gpu: 'true'
nodeFeatureRule: true
$ helm upgrade -i \
--create-namespace \
-n intel-device-plugins-gpu \
intel-device-plugins-gpu \
-f intel-gpu-values.yaml \
intel/intel-device-plugins-gpu
Release "intel-device-plugins-gpu" does not exist. Installing it now.
NAME: intel-device-plugins-gpu
LAST DEPLOYED: Wed Apr 30 00:34:32 2025
NAMESPACE: intel-device-plugins-gpu
STATUS: deployed
REVISION: 1
TEST SUITE: None
With the plugin running, confirm that the GPU is actually found and made available as
part of the node's capacity:
$ kubectl get node octavo -o json | jq .status.capacity
{
"cpu": "16",
"ephemeral-storage": "60Gi",
"gpu.intel.com/i915": "1",
"gpu.intel.com/i915_monitoring": "1",
"hugepages-1Gi": "0",
"hugepages-2Mi": "0",
"memory": "32405188Ki",
"pods": "110"
}
$ klogs intel-device-plugins-gpu intel-gpu-plugin-gpudeviceplugin
I0429 22:34:40.699725 1 gpu_plugin.go:799] GPU device plugin started with none preferred allocation policy
I0429 22:34:40.716600 1 gpu_plugin.go:518] GPU (i915/xe) resource share count = 1
I0429 22:34:40.718798 1 gpu_plugin.go:540] GPU scan update: 0->1 'i915_monitoring' resources found
I0429 22:34:40.718820 1 gpu_plugin.go:540] GPU scan update: 0->1 'i915' resources found
I0429 22:34:41.721633 1 server.go:285] Start server for i915 at: /var/lib/kubelet/device-plugins/gpu.intel.com-i915.sock
I0429 22:34:41.727203 1 server.go:303] Device plugin for i915 registered
I0429 22:34:41.817381 1 server.go:285] Start server for i915_monitoring at: /var/lib/kubelet/device-plugins/gpu.intel.com-i915_monitoring.sock
I0429 22:34:41.920991 1 server.go:303] Device plugin for i915_monitoring registered
I0430 17:06:14.422776 1 gpu_plugin.go:92] Select nonePolicy for GPU device allocation
I0430 17:06:14.422815 1 gpu_plugin.go:138] Allocate deviceIds: ["card0-0"]
This confirms the GPU is now available for Kubernetes workloads, despite the
missing gpu.intel.com labels.
Jellyfin GPU support
To enable Jellyfin to use the GPU, several additional parameters need to be added to the
Deployment above, based on Jonathan Gazeley's own Helm chart for Jellyfin, (concretely
statefulset.yaml)
and the values.yaml provided under the Jellyfin section in
Intel GPU acceleration on Kubernetes.
Most of these relate to permissions and for this it is most critical to determine the
GID of the render group and add it to the pod's
securityContext.supplementalGroups:
Adding GPU support to Jellyfin deployment in jellyfin.yaml
Applying this change will reconfigure only deployment.apps/jellyfin:
$ kubectl apply -f jellyfin.yaml
namespace/media-center unchanged
persistentvolume/config-pv unchanged
persistentvolumeclaim/config-pvc unchanged
persistentvolume/public-video-pv unchanged
persistentvolumeclaim/public-video-pvc unchanged
persistentvolume/ponder-video-pv unchanged
persistentvolumeclaim/ponder-video-pvc unchanged
deployment.apps/jellyfin configured
service/jellyfin-svc unchanged
ingress.networking.k8s.io/jellyfin-ingress unchanged
At this point the Playback Transcoding settings can be updated to enable hardware transoding with Video Acceleration API (VAAPI) and enable the available codecs:
If video playback fails with client devices that require server-side transcoding, test GPU access from inside the Jellyfin pod.
Another way to check whether Jellyfin has successfully initialized the GPU is to check the logs for lines mentioning it:
$ klogs media-center jellyfin
...
[19:35:53] [INF] [1] MediaBrowser.MediaEncoding.Encoder.MediaEncoder: VAAPI device /dev/dri/renderD128 is Intel GPU (iHD)
[19:35:53] [INF] [1] MediaBrowser.MediaEncoding.Encoder.MediaEncoder: VAAPI device /dev/dri/renderD128 supports Vulkan DRM modifier
[19:35:53] [INF] [1] MediaBrowser.MediaEncoding.Encoder.MediaEncoder: VAAPI device /dev/dri/renderD128 supports Vulkan DRM interop
AV1 GPU transcoding
With hardware acceleration enabled, playing the same AV1 video increases CPU load by a more steady 400% above the baseline, and raises core temperatures by 4-13 ºC:
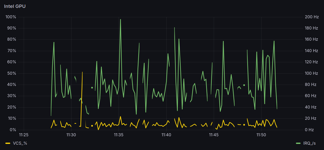
Meanwhile the GPU load (as reported by intel_gpu_top) is most visible in the
IRQ/s and VCS % (Video) metrics:
Conclusion
While this has not been a very significant improvement by any of the metrics, it has been an interesting journey through the mechanisms to make Intel GPU available to pods in Kubernetes, which may be better used by different applications.
Troubleshooting
Such a deployment never works perfectly on the first try, so here are a few troubleshooting tips learned along the way.
No thumbnails for family videos
If thumbnails are not generated, check the logs to see why their generation
is failing. A common reason is that /tmp is a read-only file system:
$ klogs media-center jellyfin
...
[07:36:51] [INF] [144] Emby.Server.Implementations.Library.LibraryManager: Validating media library
[07:36:51] [ERR] [144] MediaBrowser.Providers.Folders.FolderMetadataService: Error in Dynamic Image Provider
System.IO.IOException: Read-only file system : '/tmp/jellyfin'
at System.IO.FileSystem.CreateDirectory(String fullPath, UnixFileMode unixCreateMode)
at System.IO.Directory.CreateDirectory(String path)
at Emby.Server.Implementations.Images.BaseDynamicImageProvider`1.FetchToFileInternal(BaseItem item, IReadOnlyList`1 itemsWithImages, ImageType imageType, CancellationToken cancellationToken)
at Emby.Server.Implementations.Images.BaseDynamicImageProvider`1.FetchAsync(T item, MetadataRefreshOptions options, CancellationToken cancellationToken)
at MediaBrowser.Providers.Manager.MetadataService`2.RunCustomProvider(ICustomMetadataProvider`1 provider, TItemType item, String logName, MetadataRefreshOptions options, RefreshResult refreshResult, CancellationToken cancellationToken)
This is avoided by mounting /tmp as an ramdisk, using the emptyDir volume as seen
in the above deployment. With Jellyfin having write access to /tmp,
generation of thumbnails generates lines indicating images being created:
$ klogs media-center jellyfin
...
[18:01:23] [INF] [10] Jellyfin.Drawing.ImageProcessor: Creating image collage and saving to /tmp/jellyfin/757e22dcd1454925bbefe3fcc2fc997f.png
[18:01:23] [INF] [10] Jellyfin.Drawing.ImageProcessor: Completed creation of image collage and saved to /tmp/jellyfin/757e22dcd1454925bbefe3fcc2fc997f.png
[18:01:24] [INF] [51] MediaBrowser.MediaEncoding.Encoder.MediaEncoder: Starting /usr/lib/jellyfin-ffmpeg/ffprobe with args -analyzeduration 200M -probesize 1G -i file:"/data/family-videos/Events/Switzerland/2013.mp4" -threads 0 -v warning -print_format json -show_streams -show_chapters -show_format
Thumbnail generation may still fail for very long videos, because there is a default timeout of 10 seconds:
$ klogs media-center jellyfin
...
MediaBrowser.Common.FfmpegException: ffmpeg image extraction timed out for file:"/data/family-videos/Locations/2022-06-27.mp4" after 10000ms
---> System.Threading.Tasks.TaskCanceledException: A task was canceled.
at System.Diagnostics.Process.WaitForExitAsync(CancellationToken cancellationToken)
at MediaBrowser.Common.Extensions.ProcessExtensions.WaitForExitAsync(Process process, TimeSpan timeout)
at MediaBrowser.MediaEncoding.Encoder.MediaEncoder.ExtractImageInternal(String inputPath, String container, MediaStream videoStream, Nullable`1 imageStreamIndex, Nullable`1 threedFormat, Nullable`1 offset, Boolean useIFrame, Nullable`1 targetFormat, Boolean isAudio, CancellationToken cancellationToken)
--- End of inner exception stack trace ---
Or possibly not fail, despite the timeout, since the videos that appeared to have
been affected did have a thumbnail upon inspection in the library. In any case,
this timeout can be adjusted in Jellyfin's /config/system.xml around line 180
under <TrickplayOptions>:
Missing gpu.intel.com labels
The additional detection rules should also create some gpu.intel.com labels:
$ kubectl get node octavo -o json \
| jq .metadata.labels \
| grep gpu.intel.com
"gpu.intel.com/device-id.0300-a720.count": "1",
"gpu.intel.com/device-id.0300-a720.present": "true",
The a720 device ID is found in dmesg logs:
00:02.0 VGA compatible controller [0300]: Intel Corporation Raptor Lake-P [UHD Graphics] [8086:a720] (rev 04)
The same procedure did produce the expected lines in lexicon:
$ kubectl get node lexicon -o json \
| jq .metadata.labels \
| grep gpu.intel.com
"gpu.intel.com/device-id.0300-9a78.count": "1",
"gpu.intel.com/device-id.0300-9a78.present": "true",
Again, the 9a78 device ID is found in dmesg logs:
PCI ID 9a78 matches an entry for Intel® UHD Graphics / Tiger Lake in the
GPUs with supported drivers
table. PCI ID a720 is actually missing from the table, but the matching GPU
Intel® UHD Graphics / Raptor Lake-P is there with PCI IDs a721.
Possibly due to this mismatch, Node Feature Discovery does
not seem to detect this GPU, even tough it should match the device vendor and class:
| node-feature-rules.yaml | |
|---|---|
Even adding the specific device ID and more class values does not help:
| node-feature-rules.yaml | |
|---|---|
But maybe those gpu.intel.com labels are simply not added until the
Intel Device Plugin is installed and running. This may be the
very reason why those node labels did show up in lexicon during previous tests.
GPU access from the pod
If video playback fails with client devices that require server-side transcoding,
Jellyfin's own ffmpeg binary can be used to verify whether the GPU is in fact
available to the Jellyfin pod. Test as root to confirm the GPU can be initialized:
root@octavo ~ # ffmpeg -v verbose \
-init_hw_device vaapi=va \
-init_hw_device vaapi=foo:/dev/dri/renderD128
ffmpeg version 6.1.1-3ubuntu5+esm2 Copyright (c) 2000-2023 the FFmpeg developers
built with gcc 13 (Ubuntu 13.2.0-23ubuntu4)
configuration: --prefix=/usr --extra-version=3ubuntu5+esm2 --toolchain=hardened --libdir=/usr/lib/x86_64-linux-gnu --incdir=/usr/include/x86_64-linux-gnu --arch=amd64 --enable-gpl --disable-stripping --disable-omx --enable-gnutls --enable-libaom --enable-libass --enable-libbs2b --enable-libcaca --enable-libcdio --enable-libcodec2 --enable-libdav1d --enable-libflite --enable-libfontconfig --enable-libfreetype --enable-libfribidi --enable-libglslang --enable-libgme --enable-libgsm --enable-libharfbuzz --enable-libmp3lame --enable-libmysofa --enable-libopenjpeg --enable-libopenmpt --enable-libopus --enable-librubberband --enable-libshine --enable-libsnappy --enable-libsoxr --enable-libspeex --enable-libtheora --enable-libtwolame --enable-libvidstab --enable-libvorbis --enable-libvpx --enable-libwebp --enable-libx265 --enable-libxml2 --enable-libxvid --enable-libzimg --enable-openal --enable-opencl --enable-opengl --disable-sndio --enable-libvpl --disable-libmfx --enable-libdc1394 --enable-libdrm --enable-libiec61883 --enable-chromaprint --enable-frei0r --enable-ladspa --enable-libbluray --enable-libjack --enable-libpulse --enable-librabbitmq --enable-librist --enable-libsrt --enable-libssh --enable-libsvtav1 --enable-libx264 --enable-libzmq --enable-libzvbi --enable-lv2 --enable-sdl2 --enable-libplacebo --enable-librav1e --enable-pocketsphinx --enable-librsvg --enable-libjxl --enable-shared
libavutil 58. 29.100 / 58. 29.100
libavcodec 60. 31.102 / 60. 31.102
libavformat 60. 16.100 / 60. 16.100
libavdevice 60. 3.100 / 60. 3.100
libavfilter 9. 12.100 / 9. 12.100
libswscale 7. 5.100 / 7. 5.100
libswresample 4. 12.100 / 4. 12.100
libpostproc 57. 3.100 / 57. 3.100
[AVHWDeviceContext @ 0x5fc06da19640] Trying to use DRM render node for device 0.
[AVHWDeviceContext @ 0x5fc06da19640] libva: VA-API version 1.20.0
[AVHWDeviceContext @ 0x5fc06da19640] libva: Trying to open /usr/lib/x86_64-linux-gnu/dri/iHD_drv_video.so
[AVHWDeviceContext @ 0x5fc06da19640] libva: Found init function __vaDriverInit_1_20
[AVHWDeviceContext @ 0x5fc06da19640] libva: va_openDriver() returns 0
[AVHWDeviceContext @ 0x5fc06da19640] Initialised VAAPI connection: version 1.20
[AVHWDeviceContext @ 0x5fc06da19640] VAAPI driver: Intel iHD driver for Intel(R) Gen Graphics - 24.1.0 ().
[AVHWDeviceContext @ 0x5fc06da19640] Driver not found in known nonstandard list, using standard behaviour.
[AVHWDeviceContext @ 0x5fc06da47400] libva: VA-API version 1.20.0
[AVHWDeviceContext @ 0x5fc06da47400] libva: Trying to open /usr/lib/x86_64-linux-gnu/dri/iHD_drv_video.so
[AVHWDeviceContext @ 0x5fc06da47400] libva: Found init function __vaDriverInit_1_20
[AVHWDeviceContext @ 0x5fc06da47400] libva: va_openDriver() returns 0
[AVHWDeviceContext @ 0x5fc06da47400] Initialised VAAPI connection: version 1.20
[AVHWDeviceContext @ 0x5fc06da47400] VAAPI driver: Intel iHD driver for Intel(R) Gen Graphics - 24.1.0 ().
[AVHWDeviceContext @ 0x5fc06da47400] Driver not found in known nonstandard list, using standard behaviour.
Hyper fast Audio and Video encoder
usage: ffmpeg [options] [[infile options] -i infile]... {[outfile options] outfile}...
Use -h to get full help or, even better, run 'man ffmpeg'
Running Jellyfin's ffmpeg with the same arguments from inside the pod, if it fails,
can indicate the pod has not been correctly set up to have access to
/dev/dri/renderD128.
In this example, it was granted access to the wrong group 44(video) instead of the
required one 993(render):
$ kubectl exec --stdin --tty \
$(kubectl get pods -n media-center | tail -1 | awk '{print $1}') \
-n media-center -- /bin/bash
I have no name!@jellyfin-798b466666-6l7bv:/$ id
uid=1000 gid=1000 groups=1000,44(video)
I have no name!@jellyfin-798b466666-6l7bv:/$ /usr/lib/jellyfin-ffmpeg/ffmpeg -v verbose \
-init_hw_device vaapi=va \
-init_hw_device vaapi=foo:/dev/dri/renderD128
ffmpeg version 7.0.2-Jellyfin Copyright (c) 2000-2024 the FFmpeg developers
built with gcc 12 (Debian 12.2.0-14)
configuration: --prefix=/usr/lib/jellyfin-ffmpeg --target-os=linux --extra-version=Jellyfin --disable-doc --disable-ffplay --disable-ptx-compression --disable-static --disable-libxcb --disable-sdl2 --disable-xlib --enable-lto=auto --enable-gpl --enable-version3 --enable-shared --enable-gmp --enable-gnutls --enable-chromaprint --enable-opencl --enable-libdrm --enable-libxml2 --enable-libass --enable-libfreetype --enable-libfribidi --enable-libfontconfig --enable-libharfbuzz --enable-libbluray --enable-libmp3lame --enable-libopus --enable-libtheora --enable-libvorbis --enable-libopenmpt --enable-libdav1d --enable-libsvtav1 --enable-libwebp --enable-libvpx --enable-libx264 --enable-libx265 --enable-libzvbi --enable-libzimg --enable-libfdk-aac --arch=amd64 --enable-libshaderc --enable-libplacebo --enable-vulkan --enable-vaapi --enable-amf --enable-libvpl --enable-ffnvcodec --enable-cuda --enable-cuda-llvm --enable-cuvid --enable-nvdec --enable-nvenc
libavutil 59. 8.100 / 59. 8.100
libavcodec 61. 3.100 / 61. 3.100
libavformat 61. 1.100 / 61. 1.100
libavdevice 61. 1.100 / 61. 1.100
libavfilter 10. 1.100 / 10. 1.100
libswscale 8. 1.100 / 8. 1.100
libswresample 5. 1.100 / 5. 1.100
libpostproc 58. 1.100 / 58. 1.100
[AVHWDeviceContext @ 0x5f7c1a5a90c0] Cannot open DRM render node for device 0.
[AVHWDeviceContext @ 0x5f7c1a5a90c0] Cannot open a VA display from DRM device (null).
Device creation failed: -542398533.
Failed to set value 'vaapi=va' for option 'init_hw_device': Generic error in an external library
Error parsing global options: Generic error in an external library
I have no name!@jellyfin-cff977878-tgm9h:/$ ls -l /dev/dri/*
crw-rw---- 1 root video 226, 0 Apr 30 19:17 /dev/dri/card0
crw-rw---- 1 root 993 226, 128 Apr 29 22:27 /dev/dri/renderD128
/dev/dri/by-path:
total 0
crw-rw---- 1 root video 226, 0 Apr 29 22:27 pci-0000:00:02.0-card
crw-rw---- 1 root 993 226, 128 Apr 29 22:27 pci-0000:00:02.0-render
This was fixed by adding the correct GID (993) in the pod's
securityContext.supplementalGroups.



