Ubuntu Studio 24.04 on Super Tuna (NUC PC)
This would be a very minimal journey of installing Ubuntu Studio 24.04 on a relatively new mid-range Intel® NUC 13 Pro mini PC, had it not gone wahoonie-shaped...
Preparation
The following components are chosen for a most compact, possibly portable desktop setup, to be running 24x7 without taking much space:
- ASUS Arena Canyon NUC13ANKI5. with a 13th Generation Intel® Core™ i5-1340P and integrated Intel® UHD Graphics.
- Kingston FURY Impact DDR4 Memory (32 GB, 3200 MHz, DDR4).
- Kingston FURY Renegade PCIe 4.0 NVMe M.2 SSD.
- 14" Full HD 1080p Portable Monitor Verbatim PM-14.
- Logitech K400 Plus Wireless Touch Keyboard.
Install Ubuntu Studio 24.04
Prepared the USB stick with usb-creator-kde and booted into
it, then used the “Install Ubuntu” launcher on the desktop.
- Plug the USB stick and turn the PC on.
- Press
F8to select the boot device and choose the UEFI: ... option. - In the Grub menu, choose to Try or Install Ubuntu.
- Select language (English) and then Install Ubuntu.
- Select keyboard layout (can be from a different language).
- Select the appropriate wireless or wireless network.
- Select Try Ubuntu Studio.
- Disable screen locking to prevent
KDE Plasma live lock screen rendering the session useless:
- Press Alt-Space to invoke Krunner and type “System Settings”.
- From there, search for “Screen Locking” and
- deactivate “Lock automatically after…”.
- Select Type of install: Interactive Installation.
- Enable the options to
- Install third-party software for graphics and Wifi hardware and
- Download and install support for additional media formats.
- Select Manual Installation
- Use the arrow keys to navigate down to the nvme0n1 disk.
- Set nvme0n1p1 (300 MB) as EFI System Partition mounted
on
/boot/efi - Set nvme0n1p2 (60 GB) as ext4 mounted on
/ - Leave nvme0n1p3 (60 GB) alone (to be used for Ubuntu 26.04)
- Set nvme0n1p4 (3.88 TB) as Leave formatted as Btrfs
mounted on
/home - Set Device for boot loader installation to nvme0n1
- Click on Next to confirm the partition selection.
- Confirm first non-root user name (
coder) and computer name (super-tuna). - Select time zone (seems to be detected correctly).
- Review the choices and click on Install to start copying files.
- Once it's done, select Restart
(remove install media and hit
Enter).
Note
60 GB should be a enough for the root partition for the amount of software that tends to be installed in this PC.
First boot into Ubuntu Studio 24.04
Disable Power Saving / Suspend
This desktop will need to continue running as normal even when left alone for extended periods of time. To avoid interruptions, open the Energy Saving section in System Settings and disable Screen Energy Saving and Suspend session.
SSH Server
Ubuntu Studio doesn't enable the SSH server by default, but we want this to adjust the system remotely:
# apt install ssh -y
# sed -i 's/#PermitRootLogin prohibit-password/PermitRootLogin yes/' /etc/ssh/sshd_config
# systemctl enable --now ssh
# systemctl daemon-reload
# systemctl restart sshd.service
Enable SSH from trusted hosts by adding them to .ssh/authorized_keys and copy content of /etc/hosts from a relevant host (e.g. pi-z2).
Check IP addresses on LAN & WLAN
This system will normally not be connected to the local wired network, so it is important to take note of both IP addresses it has obtained from the DHCP server:
# ip a
1: lo: <LOOPBACK,UP,LOWER_UP> mtu 65536 qdisc noqueue state UNKNOWN group default qlen 1000
link/loopback 00:00:00:00:00:00 brd 00:00:00:00:00:00
inet 127.0.0.1/8 scope host lo
valid_lft forever preferred_lft forever
inet6 ::1/128 scope host noprefixroute
valid_lft forever preferred_lft forever
2: enp86s0: <BROADCAST,MULTICAST,UP,LOWER_UP> mtu 1500 qdisc mq state UP group default qlen 1000
link/ether 48:21:0b:57:51:92 brd ff:ff:ff:ff:ff:ff
inet 192.168.0.68/24 brd 192.168.0.255 scope global dynamic noprefixroute enp86s0
valid_lft 85819sec preferred_lft 85819sec
inet6 fe80::4a21:bff:fe57:5192/64 scope link
valid_lft forever preferred_lft forever
3: enx5c857e3e1129: <NO-CARRIER,BROADCAST,MULTICAST,UP> mtu 1500 qdisc pfifo_fast state DOWN group default qlen 1000
link/ether 5c:85:7e:3e:11:29 brd ff:ff:ff:ff:ff:ff
4: wlo1: <BROADCAST,MULTICAST,UP,LOWER_UP> mtu 1500 qdisc noqueue state UP group default qlen 1000
link/ether e0:c2:64:39:17:73 brd ff:ff:ff:ff:ff:ff
altname wlp0s20f3
inet 192.168.0.17/24 brd 192.168.0.255 scope global dynamic noprefixroute wlo1
valid_lft 85820sec preferred_lft 85820sec
inet6 fe80::56d1:3cea:139:daaf/64 scope link noprefixroute
valid_lft forever preferred_lft forever
Install Essential Packages
Start by installing a subset of the
essential packages, plus a few more
that have been found necessary later (e.g. auditd to
stop apparmor spew in the logs):
# apt install ...
# apt install gdebi-core wget vim curl geeqie playonlinux \
exfat-fuse clementine id3v2 htop vnstat sox wine smem \
python-is-python3 exiv2 rename scrot xcalib python3-pip \
netcat-openbsd python3-selenium lm-sensors sysstat tor \
unrar ttf-mscorefonts-installer winetricks icc-profiles \
ffmpeg iotop-c xdotool inxi mpv screen libxxf86vm-dev \
displaycal intel-gpu-tools redshift-qt auditd -y
Reading package lists... Done
Building dependency tree... Done
Reading state information... Done
The following additional packages will be installed:
cabextract chromium-browser chromium-chromedriver exiftran fonts-wine
fuseiso geeqie-common icoutils libasound2-plugins libaudit-common
libaudit1 libauparse0t64 libcapi20-3t64 libegl-mesa0 libegl1-mesa-dev
libgbm1 libgl1-mesa-dri libglapi-mesa libglx-mesa0 libgpod-common
libgpod4t64 liblastfm5-1 liblua5.3-0 libmspack0t64 libmygpo-qt5-1
libosmesa6 libpython3-dev libpython3.12-dev libsgutils2-1.46-2
libutempter0 libwine libxatracker2 libxdo3 libxkbregistry0 libz-mingw-w64
mesa-va-drivers mesa-vdpau-drivers mesa-vulkan-drivers python3-dev
python3-exceptiongroup python3-h11 python3-natsort python3-outcome
python3-sniffio python3-trio python3-trio-websocket python3-wsproto
python3.12-dev redshift tor-geoipdb torsocks tree vim-common vim-runtime
vim-tiny webp-pixbuf-loader wine64 xxd
Suggested packages:
audispd-plugins xpaint libjpeg-progs libterm-readline-gnu-perl
| libterm-readline-perl-perl libxml-dumper-perl sg3-utils fancontrol
read-edid i2c-tools libcuda1 winbind python-natsort-doc byobu | screenie
| iselect libsox-fmt-all mixmaster torbrowser-launcher apparmor-utils nyx
obfs4proxy ctags vim-doc vim-scripts indent vnstati q4wine wine-binfmt
dosbox wine64-preloader
Recommended packages:
wine32
The following NEW packages will be installed:
auditd cabextract chromium-browser chromium-chromedriver clementine curl
exfat-fuse exiftran exiv2 fonts-wine fuseiso gdebi-core geeqie
geeqie-common htop icc-profiles icoutils id3v2 intel-gpu-tools inxi
iotop-c libasound2-plugins libauparse0t64 libcapi20-3t64 libgpod-common
libgpod4t64 liblastfm5-1 liblua5.3-0 libmspack0t64 libmygpo-qt5-1
libosmesa6 libpython3-dev libpython3.12-dev libsgutils2-1.46-2
libutempter0 libwine libxdo3 libxkbregistry0 libxxf86vm-dev libz-mingw-w64
lm-sensors mpv playonlinux python-is-python3 python3-dev
python3-exceptiongroup python3-h11 python3-natsort python3-outcome
python3-pip python3-selenium python3-sniffio python3-trio
python3-trio-websocket python3-wsproto python3.12-dev redshift redshift-qt
rename screen scrot sox tor tor-geoipdb torsocks tree
ttf-mscorefonts-installer unrar vim vim-runtime vnstat webp-pixbuf-loader
wine wine64 winetricks xcalib xdotool
The following packages will be upgraded:
libaudit-common libaudit1 libegl-mesa0 libegl1-mesa-dev libgbm1
libgl1-mesa-dri libglapi-mesa libglx-mesa0 libxatracker2 mesa-va-drivers
mesa-vdpau-drivers mesa-vulkan-drivers vim-common vim-tiny xxd
15 upgraded, 77 newly installed, 0 to remove and 71 not upgraded.
Need to get 247 MB of archives.
After this operation, 965 MB of additional disk space will be used.
Brave browser
Install from the Release Channel:
# curl -fsSLo \
/usr/share/keyrings/brave-browser-archive-keyring.gpg \
https://brave-browser-apt-release.s3.brave.com/brave-browser-archive-keyring.gpg
# echo "deb [signed-by=/usr/share/keyrings/brave-browser-archive-keyring.gpg] https://brave-browser-apt-release.s3.brave.com/ stable main" \
| tee /etc/apt/sources.list.d/brave-browser-release.list
# apt update && apt install brave-browser -y
Google Chrome
Installing Google Chrome is as simple as downloading the Debian package and installing it:
Continuous Monitoring
Install the
multi-thread version
of the conmon script as /usr/local/bin/conmon and
run it as a service;
create /etc/systemd/system/conmon.service as follows:
[Unit]
Description=Continuous Monitoring
[Service]
ExecStart=/usr/local/bin/conmon
Restart=on-failure
StandardOutput=null
[Install]
WantedBy=multi-user.target
Then enable and start the services in systemd:
# systemctl enable conmon.service
# systemctl daemon-reload
# systemctl start conmon.service
# systemctl status conmon.service
If not already adjusted, add at least the following lines
to /etc/hosts so that lexicon is reachable:
Hardware Sensors
All hardware sensors are supported out of the box:
# sensors -A
iwlwifi_1-virtual-0
temp1: +37.0°C
ucsi_source_psy_USBC000:001-isa-0000
in0: 0.00 V (min = +0.00 V, max = +0.00 V)
curr1: 0.00 A (max = +0.00 A)
acpitz-acpi-0
temp1: +43.0°C
coretemp-isa-0000
Package id 0: +43.0°C (high = +100.0°C, crit = +100.0°C)
Core 0: +36.0°C (high = +100.0°C, crit = +100.0°C)
Core 4: +34.0°C (high = +100.0°C, crit = +100.0°C)
Core 8: +35.0°C (high = +100.0°C, crit = +100.0°C)
Core 12: +34.0°C (high = +100.0°C, crit = +100.0°C)
Core 16: +40.0°C (high = +100.0°C, crit = +100.0°C)
Core 17: +40.0°C (high = +100.0°C, crit = +100.0°C)
Core 18: +40.0°C (high = +100.0°C, crit = +100.0°C)
Core 19: +40.0°C (high = +100.0°C, crit = +100.0°C)
Core 20: +42.0°C (high = +100.0°C, crit = +100.0°C)
Core 21: +42.0°C (high = +100.0°C, crit = +100.0°C)
Core 22: +41.0°C (high = +100.0°C, crit = +100.0°C)
Core 23: +41.0°C (high = +100.0°C, crit = +100.0°C)
ucsi_source_psy_USBC000:002-isa-0000
in0: 0.00 V (min = +0.00 V, max = +0.00 V)
curr1: 3.00 A (max = +0.00 A)
nvme-pci-0100
Composite: +25.9°C (low = -20.1°C, high = +83.8°C)
(crit = +88.8°C)
Sensor 2: +64.8°C
There is no need to load the drivetemp kernel module because
the only storage in this Nuc PC are NVMe drives, which already
show up as the nvme-pci-0100 controller above.
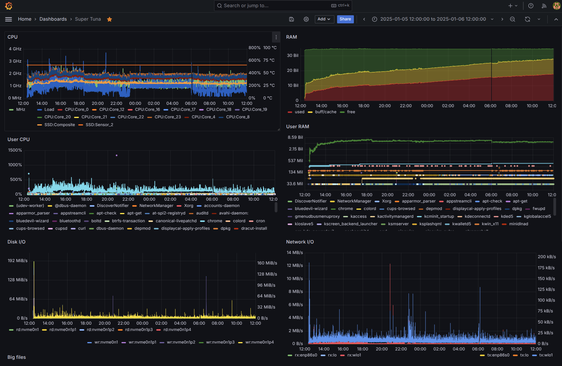
System Configuration
The above having covered installing software, there are still system configurations that need to be tweaked.
APT respositories clean-up
Ubuntu Studio 24.04 seems to consistently need a little
APT respositories clean-up; just comment out the last line
in /etc/apt/sources.list.d/dvd.list to let noble-security be
defined (only) in ubuntu.sources.
Ubuntu Pro
When updating the system with apt full-upgrade -y a notice comes
up about additional security updates:
Get more security updates through Ubuntu Pro with 'esm-apps' enabled:
libdcmtk17t64 libcjson1 libavdevice60 ffmpeg libpostproc57 libavcodec60
libavutil58 libswscale7 libswresample4 libavformat60 libavfilter9
Learn more about Ubuntu Pro at https://ubuntu.com/pro
This being a new system, indeed it's not attached to an Ubuntu Pro account (the old system was):
# pro security-status
3131 packages installed:
1589 packages from Ubuntu Main/Restricted repository
1539 packages from Ubuntu Universe/Multiverse repository
3 packages from third parties
To get more information about the packages, run
pro security-status --help
for a list of available options.
This machine is receiving security patching for Ubuntu Main/Restricted
repository until 2029.
This machine is NOT attached to an Ubuntu Pro subscription.
Ubuntu Pro with 'esm-infra' enabled provides security updates for
Main/Restricted packages until 2034.
Ubuntu Pro with 'esm-apps' enabled provides security updates for
Universe/Multiverse packages until 2034. There are 11 pending security updates.
Try Ubuntu Pro with a free personal subscription on up to 5 machines.
Learn more at https://ubuntu.com/pro
After creating an Ubuntu account a token is available to use with
pro attach:
# pro attach ...
Enabling Ubuntu Pro: ESM Apps
Ubuntu Pro: ESM Apps enabled
Enabling Ubuntu Pro: ESM Infra
Ubuntu Pro: ESM Infra enabled
Enabling Livepatch
Livepatch enabled
This machine is now attached to 'Ubuntu Pro - free personal subscription'
SERVICE ENTITLED STATUS DESCRIPTION
anbox-cloud yes disabled Scalable Android in the cloud
esm-apps yes enabled Expanded Security Maintenance for Applications
esm-infra yes enabled Expanded Security Maintenance for Infrastructure
landscape yes disabled Management and administration tool for Ubuntu
livepatch yes warning Current kernel is not covered by livepatch
realtime-kernel* yes disabled Ubuntu kernel with PREEMPT_RT patches integrated
* Service has variants
NOTICES
Operation in progress: pro attach
The current kernel (6.8.0-47-lowlatency, x86_64) is not covered by livepatch.
Covered kernels are listed here: https://ubuntu.com/security/livepatch/docs/kernels
Either switch to a covered kernel or `sudo pro disable livepatch` to dismiss this warning.
For a list of all Ubuntu Pro services and variants, run 'pro status --all'
Enable services with: pro enable <service>
Account: [email protected]
Subscription: Ubuntu Pro - free personal subscription
Now the system can be updated again with apt full-upgrade -y
to receive those additional security updates:
# apt full-upgrade -y
Reading package lists... Done
Building dependency tree... Done
Reading state information... Done
Calculating upgrade... Done
The following upgrades have been deferred due to phasing:
krb5-locales libboost-chrono1.83.0t64 libboost-filesystem1.83.0
libboost-iostreams1.83.0 libboost-locale1.83.0
libboost-program-options1.83.0 libboost-thread1.83.0 libgssapi-krb5-2
libk5crypto3 libkrb5-3 libkrb5support0 libldap-common libldap2
python3-distupgrade ubuntu-release-upgrader-core
ubuntu-release-upgrader-qt
The following packages will be upgraded:
ffmpeg libavcodec60 libavdevice60 libavfilter9 libavformat60 libavutil58
libcjson1 libdcmtk17t64 libpostproc57 libswresample4 libswscale7
11 upgraded, 0 newly installed, 0 to remove and 16 not upgraded.
11 esm-apps security updates
Need to get 19.3 MB of archives.
After this operation, 9216 B of additional disk space will be used.
Make dmesg non-privileged
Since Ubuntu 22.04, dmesg has become a privileged operation
by default:
This is controlled by
To revert this default, and make it permanent (source):
Weekly btrfs scrub
To keep BTRFS file systems healthy, it is recommended to run a weekly scrub to check everything for consistency. For this, I run the script from crontab every Saturday night.
# wget -O /usr/local/bin/btrfs-scrub-all \
http://marc.merlins.org/linux/scripts/btrfs-scrub
# crontab -e
...
# m h dom mon dow command
50 2 * * 6 /usr/local/bin/btrfs-scrub-all
Marc MERLIN keeps the script updated,
so each systme may benefit from a few modifications, e.g.
1. Remove tests for laptop battery status, when running on a PC.
2. Set the BTRFS_SCRUB_SKIP to filter out partitions to skip.
| /usr/local/bin/btrfs-scrub-all | |
|---|---|
| |
Note
Setting BTRFS_SCRUB_SKIP="sda" prevents Btrfs balancing from running
on USB external storage if attached; not really necessary, but the
script fails if this variable is left empty.
# /usr/local/bin/btrfs-scrub-all
<13>Nov 17 22:23:49 root: Quick Metadata and Data Balance of /home (/dev/nvme0n1p4)
Done, had to relocate 0 out of 1536 chunks
Done, had to relocate 0 out of 1536 chunks
Done, had to relocate 0 out of 1536 chunks
<13>Nov 17 22:24:19 root: Starting scrub of /home
btrfs scrub start -Bd /home
Starting scrub on devid 1
Scrub device /dev/nvme0n1p4 (id 1) done
Scrub started: Sun Nov 17 22:24:19 2024
Status: finished
Duration: 0:06:50
Total to scrub: 1.48TiB
Rate: 3.71GiB/s
Error summary: no errors found
real 6m49.944s
user 0m0.002s
sys 4m41.299s
The whole process takes about 7 minutes with the 4TB NVMe SSD about 43% full, with 1.5T used.
Note
The weekly Btrfs scrub doesn't seem to really need inn or any
of its dependencies, so this installation step was skipped:
Make SDDM Look Good
Ubuntu Studio 24.04 uses Simple Desktop Display Manager (SDDM) (sddm/sddm in GitHub) which is quite good looking out of the box, but I like to customize this for each computer.
For most computers my favorite SDDM theme is Breeze-Noir-Dark, which I like to install system-wide.
Warning
Action icons won’t render if the directory name is changed. If needed,
change the directory name in the iconSource fields in Main.qml to
match final directory name so icons show. This is not the only thing
that breaks when changing the directory name.
Other than installing this theme, all I really change in it is the background image to use Super Tuna (1920x1080).
# mv Super-Tuna.jpg \
/usr/share/sddm/themes/Breeze-Noir-Dark/
# cd /usr/share/sddm/themes/Breeze-Noir-Dark/
# vi theme.conf
[General]
type=image
color=#132e43
background=/usr/share/sddm/themes/Breeze-Noir-Dark/Super-Tuna.jpg
# vi theme.conf.user
[General]
type=image
background=Super-Tuna.jpg
Additionally, as this is new in Ubuntu 24.04, the theme has to
be selected by adding a [Theme] section in the system config
in /usr/lib/sddm/sddm.conf.d/ubuntustudio.conf
Reportedly,
you have to create the /etc/sddm.conf.d directory to add
the Local configuration file that allows setting the theme:
Besides setting the theme, it is also good to limit the range of user ids so that only human users show up:
Bluetooth controller
The following shows up in dmesg:
Bluetooth: Core ver 2.22
NET: Registered PF_BLUETOOTH protocol family
Bluetooth: HCI device and connection manager initialized
Bluetooth: HCI socket layer initialized
Bluetooth: L2CAP socket layer initialized
Bluetooth: SCO socket layer initialized
Bluetooth: hci0: Device revision is 0
Bluetooth: hci0: Secure boot is enabled
Bluetooth: hci0: OTP lock is enabled
Bluetooth: hci0: API lock is enabled
Bluetooth: hci0: Debug lock is disabled
Bluetooth: hci0: Minimum firmware build 1 week 10 2014
Bluetooth: hci0: Bootloader timestamp 2019.40 buildtype 1 build 38
Bluetooth: hci0: DSM reset method type: 0x00
Bluetooth: hci0: Found device firmware: intel/ibt-0040-0041.sfi
Bluetooth: hci0: Boot Address: 0x100800
Bluetooth: hci0: Firmware Version: 60-48.23
Bluetooth: BNEP (Ethernet Emulation) ver 1.3
Bluetooth: BNEP filters: protocol multicast
Bluetooth: BNEP socket layer initialized
Bluetooth: hci0: Waiting for firmware download to complete
Bluetooth: hci0: Firmware loaded in 1536493 usecs
Bluetooth: hci0: Waiting for device to boot
Bluetooth: hci0: Device booted in 15625 usecs
Bluetooth: hci0: Malformed MSFT vendor event: 0x02
Bluetooth: hci0: Found Intel DDC parameters: intel/ibt-0040-0041.ddc
Bluetooth: hci0: Applying Intel DDC parameters completed
Bluetooth: hci0: Firmware timestamp 2023.48 buildtype 1 build 75324
Bluetooth: hci0: Firmware SHA1: 0x23bac558
Bluetooth: MGMT ver 1.22
Bluetooth headphones
Pairing headphones (Bose QuietComfort SE) was quick and easy. As a fun bonus, every time the PC connects to the headphones an audible notification announced connected to super tuna which is fun.
Kernel memory leak
Only in this Nuc PC is Ubuntu Studio 24.04 showing a huge memory leak and it seems to be in the kernel rather than in any application/s:
# free -h
total used free shared buff/cache available
Mem: 30Gi 25Gi 1.6Gi 190Mi 4.2Gi 5.0Gi
Swap: 8.0Gi 256Ki 8.0Gi
This could have been caused by transferring 1.5 TB of data over the
network, but normally that would increase only the buff/cache usage
and that is not the case here. It is the actually used memory
that has been growing steadily over hours and is only released upon
rebooting:
Red herring: fluidsynth
Killing the most memory intensive process had previously made no dent:
# ps -ax -eo user,pid,pcpu:5,pmem:5,rss:8=R-MEM,vsz:10=V-MEM,tty:6=TTY,stat:5,bsdstart:7,bsdtime:7,args | (read h; echo "$h"; sort -nr -k 4) | head -10 | less -SEX
USER PID %CPU %MEM R-MEM V-MEM TTY STAT START TIME COMMAND
root 2661652 0.5 0.7 246360 1568376 ? SLsl 07:57 0:13 /usr/bin/fluidsynth -is /usr/share/sounds/sf3/default-GM.sf3 HOME=/ro>
sddm 2405392 0.2 0.4 158060 1140264 ? Sl 00:48 1:03 /usr/bin/sddm-greeter --socket /tmp/sddm-:0-KPzxxr --theme /usr/share>
colord 12644 0.0 0.3 120748 425728 ? Ssl 00:40 0:00 /usr/libexec/colord LANG=es_ES.UTF-8 PATH=/usr/local/sbin:/usr/local/>
root 2381522 0.0 0.2 83072 763252 tty2 Ssl+ 00:47 0:14 /usr/lib/xorg/Xorg -nolisten tcp -background none -seat seat0 vt2 -au>
root 481 0.0 0.2 75596 137064 ? S<s 00:40 0:19 /usr/lib/systemd/systemd-journald LANG=es_ES.UTF-8 PATH=/usr/local/sb>
root 14132 0.0 0.1 40788 477384 ? Ssl 00:54 0:01 /usr/libexec/fwupd/fwupd LANG=es_ES.UTF-8 PATH=/usr/local/sbin:/usr/l>
root 1680 0.0 0.1 33252 2731468 ? Ssl 00:40 0:02 /usr/lib/snapd/snapd LANG=es_ES.UTF-8 PATH=/usr/local/sbin:/usr/local>
minidlna 1645 0.0 0.1 36224 336280 ? SLsl 00:40 0:00 /usr/sbin/minidlnad -f /etc/minidlna.conf -P /run/minidlna/minidlna.p>
debian-+ 30046 0.3 0.1 61244 1252000 ? Ssl 00:40 1:26 /usr/bin/tor --defaults-torrc /usr/share/tor/tor-service-defaults-tor>
# killall /usr/bin/fluidsynth
# ps -ax -eo user,pid,pcpu:5,pmem:5,rss:8=R-MEM,vsz:10=V-MEM,tty:6=TTY,stat:5,bsdstart:7,bsdtime:7,args | (read h; echo "$h"; sort -nr -k 4) | head -10 | less -SEX
USER PID %CPU %MEM R-MEM V-MEM TTY STAT START TIME COMMAND
sddm 2405392 0.2 0.4 158060 1140328 ? Sl 00:48 1:04 /usr/bin/sddm-greeter --socket /tmp/sddm-:0-KPzxxr --theme /usr/share>
colord 12644 0.0 0.3 120748 425728 ? Ssl 00:40 0:00 /usr/libexec/colord LANG=es_ES.UTF-8 PATH=/usr/local/sbin:/usr/local/>
root 2381522 0.0 0.2 83072 763252 tty2 Ssl+ 00:47 0:14 /usr/lib/xorg/Xorg -nolisten tcp -background none -seat seat0 vt2 -au>
root 481 0.0 0.2 76236 137064 ? S<s 00:40 0:19 /usr/lib/systemd/systemd-journald LANG=es_ES.UTF-8 PATH=/usr/local/sb>
root 14132 0.0 0.1 40788 477384 ? Ssl 00:54 0:01 /usr/libexec/fwupd/fwupd LANG=es_ES.UTF-8 PATH=/usr/local/sbin:/usr/l>
root 1680 0.0 0.1 33252 2731468 ? Ssl 00:40 0:02 /usr/lib/snapd/snapd LANG=es_ES.UTF-8 PATH=/usr/local/sbin:/usr/local>
minidlna 1645 0.0 0.1 36224 336280 ? SLsl 00:40 0:00 /usr/sbin/minidlnad -f /etc/minidlna.conf -P /run/minidlna/minidlna.p>
debian-+ 30046 0.3 0.1 61244 1252000 ? Ssl 00:40 1:27 /usr/bin/tor --defaults-torrc /usr/share/tor/tor-service-defaults-tor>
vnstat 5498 0.0 0.0 3584 5476 ? Ss 00:40 0:03 /usr/sbin/vnstatd -n LANG=es_ES.UTF-8 PATH=/usr/local/sbin:/usr/local>
# free -h
total used free shared buff/cache available
Mem: 30Gi 27Gi 3.6Gi 188Mi 1.0Gi 3.8Gi
Swap: 8.0Gi 256Ki 8.0Gi
That fluidsynth process may have been a leftover from having started ardour
earlier, but this was not really a problematic case of
Fluidsynth Starting Automatically On Boot; Login Freezing.
Red herring: drop_caches
The trick in linuxatemyram.com to drop caches did not help:
# echo 3 | sudo tee /proc/sys/vm/drop_caches
3
# free -h
total used free shared buff/cache available
Mem: 30Gi 26Gi 4.5Gi 188Mi 781Mi 4.6Gi
Swap: 8.0Gi 256Ki 8.0Gi
# free -m
total used free shared buff/cache available
Mem: 31645 27081 4200 186 1013 4563
Swap: 8191 0 8191
Indeed this only releases the buff/cache memory, not that which is used:
There was another hint somewhere (Red Hat Oracle documentation) about the number of "huge pages" but that is already set to zero:
Suspect driver: i915
After a wider and deeper investigation
(see ~1500 lines in this log)
it looks like a memory leak bug in the i915 driver:
# apt install smem -y
# smem -twk
Area Used Cache Noncache
firmware/hardware 0 0 0
kernel image 0 0 0
kernel dynamic memory 18.7G 3.1G 15.5G
userspace memory 2.4G 1.2G 1.3G
free memory 9.8G 9.8G 0
----------------------------------------------------------
30.9G 14.1G 16.8G
# smem -wp
Area Used Cache Noncache
firmware/hardware 0.00% 0.00% 0.00%
kernel image 0.00% 0.00% 0.00%
kernel dynamic memory 58.94% 10.13% 48.81%
userspace memory 7.24% 3.05% 4.19%
free memory 33.81% 33.81% 0.00%
# lsmod | sort -nr -k 2 | head
i915 4284416 69
xe 2711552 0
btrfs 2015232 1
mac80211 1720320 1 iwlmvm
kvm 1409024 1 kvm_intel
cfg80211 1323008 3 iwlmvm,iwlwifi,mac80211
bluetooth 1028096 71 btrtl,btmtk,btintel,btbcm,bnep,btusb,rfcomm
iwlmvm 868352 0
iwlwifi 598016 1 iwlmvm
thunderbolt 516096 0
# uname -a
Linux super-tuna 6.8.0-47-lowlatency #47.1-Ubuntu SMP PREEMPT_DYNAMIC Mon Oct 7 15:01:17 UTC 2024 x86_64 x86_64 x86_64 GNU/Linux
# lspci -nnk
00:00.0 Host bridge [0600]: Intel Corporation Raptor Lake-P/U 4p+8e cores Host Bridge/DRAM Controller [8086:a707]
DeviceName: Onboard - Other
Subsystem: Intel Corporation Raptor Lake-P/U 4p+8e cores Host Bridge/DRAM Controller [8086:3037]
Kernel driver in use: igen6_edac
Kernel modules: igen6_edac
00:02.0 VGA compatible controller [0300]: Intel Corporation Raptor Lake-P [UHD Graphics] [8086:a720] (rev 04)
DeviceName: Onboard - Video
Subsystem: Intel Corporation Raptor Lake-P [UHD Graphics] [8086:3037]
Kernel driver in use: i915
Kernel modules: i915, xe
Since the i915 and xe drivers are taking more memory than
all others, it looked like this could be a case of memory leak
in the driver (e.g. like
strongtz/i915-sriov-dkms issue #137).
However, this system is using the "vanilla" i915 drivers and,
after the memory has been released by rebooting the system,
the drivers still show about the same size:
# smem -twk
Area Used Cache Noncache
firmware/hardware 0 0 0
kernel image 0 0 0
kernel dynamic memory 3.6G 2.1G 1.5G
userspace memory 1.6G 499.5M 1.1G
free memory 25.7G 25.7G 0
----------------------------------------------------------
30.9G 28.3G 2.6G
# smem -wp
Area Used Cache Noncache
firmware/hardware 0.00% 0.00% 0.00%
kernel image 0.00% 0.00% 0.00%
kernel dynamic memory 11.84% 6.79% 5.05%
userspace memory 5.08% 1.58% 3.50%
free memory 83.07% 83.07% 0.00%
# lsmod | sort -nr -k 2 | head
i915 4284416 60
xe 2711552 0
btrfs 2015232 1
mac80211 1720320 1 iwlmvm
kvm 1409024 1 kvm_intel
cfg80211 1323008 3 iwlmvm,iwlwifi,mac80211
bluetooth 1028096 44 btrtl,btmtk,btintel,btbcm,bnep,btusb,rfcomm
iwlmvm 868352 0
iwlwifi 598016 1 iwlmvm
thunderbolt 516096 0
The fix for strongtz/i915-sriov-dkms issue #137 seems to be strongtz/i915-sriov-dkms PR #204 but that looks like a non-trivial change.
There is also a one-line patch to
Fix memory leak by correcting cache object name in error handler
from May 2024 and is not yet applied to the source file
drivers/gpu/drm/i915/i915_scheduler.c in the
linux-source-6.8.0 package. This one seems a more likely fix,
and a much simpler change to implement.
The patch apperas to have been resent in late November, 2024, committed in early December, and that may be related to the patch not being (yet) available in the 6.8.0-47 and 6.8.0-49 kernels. The patch may be included in later kernels, but after an update in early January, 2025 the kernel updated to 6.8.0-51 and yet the linux-source-6.8.0 package on version 6.8.0-51.52 still does not have the patched applied.
Todo
BuildYourOwnKernel with the patched applied, see if that helps.
Maybe somewhere else?
If the i915 is not behind this memory leak, the one other lead from
this log is, by far, the largest
user of kernel memory is kmalloc-rnd-07-8k:
# slabtop -o | head -10
Active / Total Objects (% used) : 3424282 / 3461230 (98,9%)
Active / Total Slabs (% used) : 507294 / 507294 (100,0%)
Active / Total Caches (% used) : 341 / 386 (88,3%)
Active / Total Size (% used) : 15543458,94K / 15549019,20K (100,0%)
Minimum / Average / Maximum Object : 0,01K / 4,49K / 10,25K
OBJS ACTIVE USE OBJ SIZE SLABS OBJ/SLAB CACHE SIZE NAME
1901280 1901280 100% 8,00K 475320 4 15210240K kmalloc-rnd-07-8k
170310 170106 99% 0,19K 4055 42 32440K dentry
162825 162299 99% 0,10K 4175 39 16700K buffer_head
That's a whooping 14.5 GB used only by kmalloc-rnd-07-8k, which is
released only after a reboot (although soon enough back up to nearly 2 GB):
# slabtop -o | head -10
Active / Total Objects (% used) : 1413878 / 1435036 (98.5%)
Active / Total Slabs (% used) : 87550 / 87550 (100.0%)
Active / Total Caches (% used) : 338 / 386 (87.6%)
Active / Total Size (% used) : 2300293.48K / 2306032.96K (99.8%)
Minimum / Average / Maximum Object : 0.01K / 1.61K / 10.25K
OBJS ACTIVE USE OBJ SIZE SLABS OBJ/SLAB CACHE SIZE NAME
256376 256376 100% 8.00K 64094 4 2051008K kmalloc-rnd-12-8k
114996 114394 99% 0.19K 2738 42 21904K dentry
73100 72807 99% 0.05K 860 85 3440K shared_policy_node
There is nothing like this on rapture, where kmalloc-rnd-07-8k is only 512K:
root@rapture:~# slabtop -o | head -10
Active / Total Objects (% used) : 7453076 / 7724162 (96.5%)
Active / Total Slabs (% used) : 178099 / 178099 (100.0%)
Active / Total Caches (% used) : 338 / 385 (87.8%)
Active / Total Size (% used) : 2520903.59K / 2613929.42K (96.4%)
Minimum / Average / Maximum Object : 0.01K / 0.34K / 32.54K
OBJS ACTIVE USE OBJ SIZE SLABS OBJ/SLAB CACHE SIZE NAME
1435392 1434726 99% 0.19K 34176 42 273408K dentry
1334925 1332417 99% 0.05K 15705 85 62820K shared_policy_node
1063179 1063179 100% 1.06K 35928 30 1149696K btrfs_inode
# slabtop -o | grep kmalloc-rnd-12-8k
64 64 100% 8.00K 16 4 512K kmalloc-rnd-12-8k
To compare again, the biggest user of kernel dynamic memory is
btrfs_inodeinrapture, with 1,149,792K after a good 20 hours upkmalloc-rnd-12-8kinsuper-tuna, with 2,391,360K after barely 1 hour up
5 hours later kmalloc-rnd-12-8k in super-tuna is up 13.71 GB
again, which amounts for most of the SUnreclaim memory.
kmalloc-rnd-12-8k up 13.7 GB, SUnreclaim up 15.3 GB.
# smem -twk
Area Used Cache Noncache
firmware/hardware 0 0 0
kernel image 0 0 0
kernel dynamic memory 16.4G 2.2G 14.2G
userspace memory 1.6G 534.1M 1.1G
free memory 12.9G 12.9G 0
----------------------------------------------------------
30.9G 15.6G 15.3G
# smem -wp
Area Used Cache Noncache
firmware/hardware 0.00% 0.00% 0.00%
kernel image 0.00% 0.00% 0.00%
kernel dynamic memory 53.19% 7.08% 46.11%
userspace memory 5.24% 1.69% 3.55%
free memory 41.57% 41.57% 0.00%
# lsmod | sort -nr -k 2 | head -3
i915 4284416 59
xe 2711552 0
btrfs 2015232 1
# slabtop -o | sort -r -n -k 7 | head -10
1797400 1797400 100% 8.00K 449350 4 14379200K kmalloc-rnd-12-8k
22302 22302 100% 1.16K 826 27 26432K ext4_inode_cache
117432 116955 99% 0.19K 2796 42 22368K dentry
22900 22835 99% 0.62K 916 25 14656K inode_cache
20944 20925 99% 0.57K 748 28 11968K radix_tree_node
72324 69525 96% 0.14K 2583 28 10332K kernfs_node_cache
954 946 99% 10.25K 318 3 10176K task_struct
13754 13041 94% 0.70K 299 46 9568K proc_inode_cache
48510 47450 97% 0.19K 1155 42 9240K cred_jar
85137 85137 100% 0.10K 2183 39 8732K buffer_head
# cat /proc/slabinfo | grep "kmalloc-rnd-12-8k"
kmalloc-rnd-12-8k 1962444 1962444 8192 4 8 : tunables 0 0 0 : slabdata 490611 490611 0
# head -3 /proc/slabinfo; cat /proc/slabinfo | grep "kmalloc-rnd-12-8k"
slabinfo - version: 2.1
# name <active_objs> <num_objs> <objsize> <objperslab> <pagesperslab> : tunables <limit> <batchcount> <sharedfactor> : slabdata <active_slabs> <num_slabs> <sharedavail>
QIPCRTR 78 78 832 39 8 : tunables 0 0 0 : slabdata 2 2 0
kmalloc-rnd-12-8k 1963068 1963068 8192 4 8 : tunables 0 0 0 : slabdata 490767 490767 0
# free -h
total used free shared buff/cache available
Mem: 30Gi 17Gi 11Gi 748Mi 2.7Gi 13Gi
Swap: 8.0Gi 0B 8.0Gi
# cat /proc/meminfo
MemTotal: 32404656 kB
MemFree: 12123032 kB
MemAvailable: 13785908 kB
Buffers: 137656 kB
Cached: 2610480 kB
SwapCached: 0 kB
Active: 1825832 kB
Inactive: 1126328 kB
Active(anon): 970752 kB
Inactive(anon): 0 kB
Active(file): 855080 kB
Inactive(file): 1126328 kB
Unevictable: 940008 kB
Mlocked: 212356 kB
SwapTotal: 8388604 kB
SwapFree: 8388604 kB
Zswap: 0 kB
Zswapped: 0 kB
Dirty: 256 kB
Writeback: 0 kB
AnonPages: 1143976 kB
Mapped: 548812 kB
Shmem: 766728 kB
KReclaimable: 101908 kB
Slab: 16161044 kB
SReclaimable: 101908 kB
SUnreclaim: 16059136 kB
KernelStack: 13280 kB
PageTables: 27176 kB
...
Google web search shows a single search result for "kmalloc-rnd-12-8k"
which does not lead to a conclusive solution.
Maybe gone after reinstalling?
Out of frustation with this opaque memory leak and a few other details, decided to reinstall Ubuntu Studio 24.04 anew.
Along the way had to update the BIOS (to version 33) because until that update the systen would not boot from the USB start-up disk, even though it had booted from it only minutes ago.
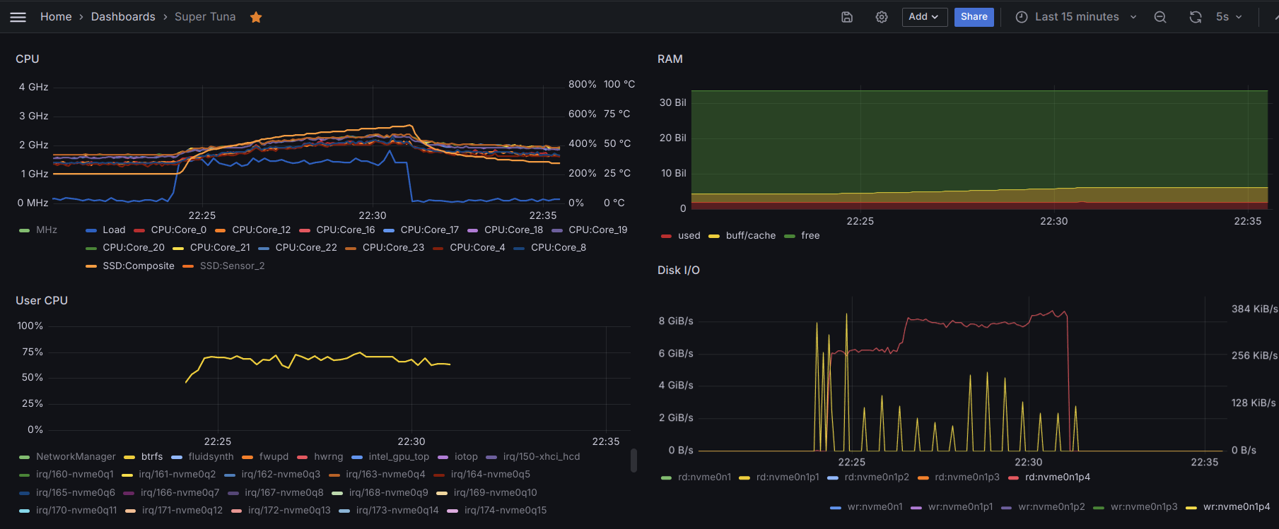
Eventually, most to fhe above setup was restored and yet the memory leak was no longer happening:
Moreover, it seems the CPU cores are running visibly cooler now:
But Why?
A few things were different when reinstalling the system.
First, the system language was left as its default value: English. This should be irrelevant, but when the system locazation affects everything down to the output from commands, it might just happen that different number format and/or translated messages may trigger bugs.
Not gone after reinstalling
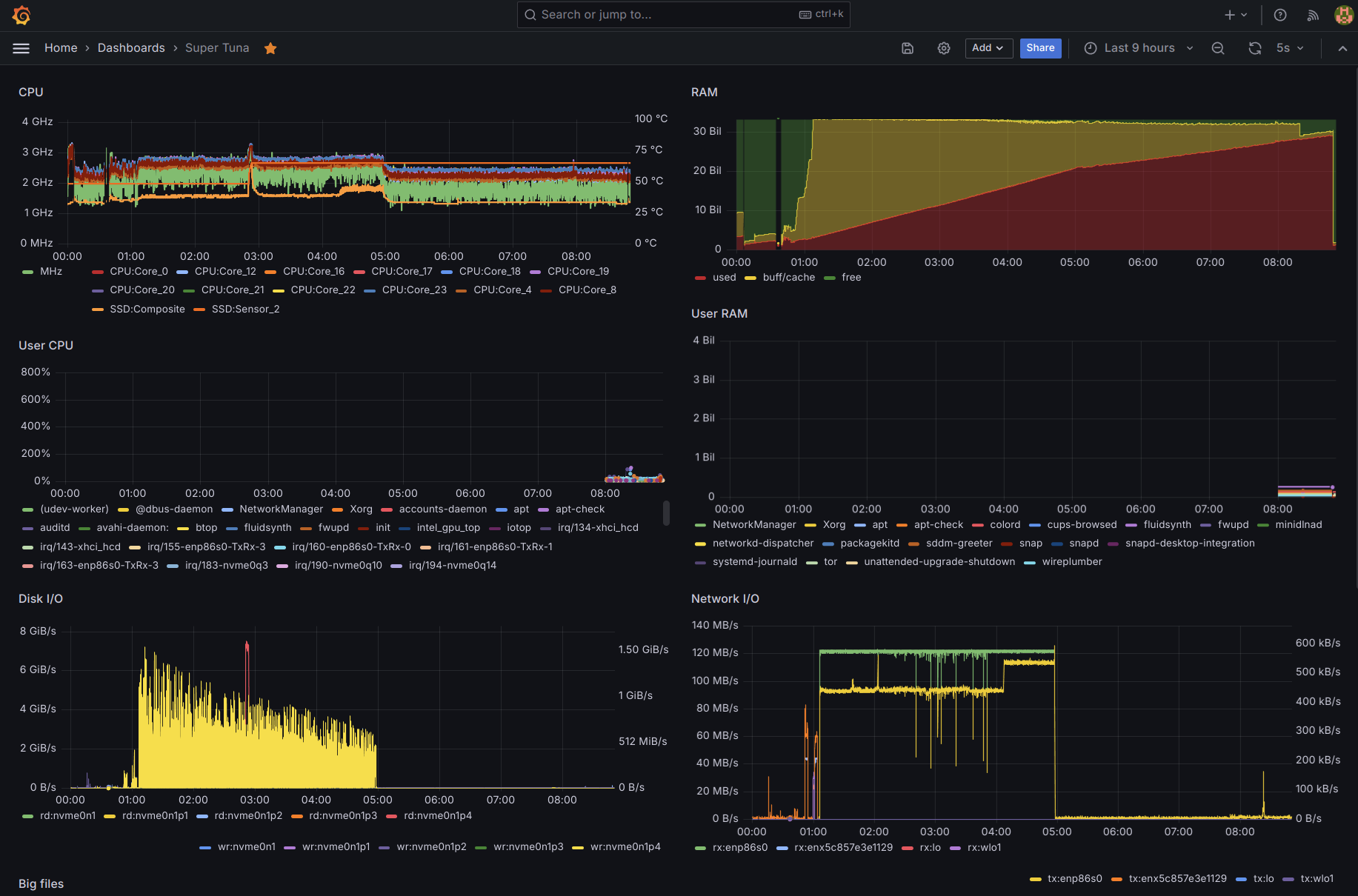
The (or a) memory leak is still there, even if only it grows slowly enough
that it takes about 3 days to reach the point where almost all 32 GB of RAM
are taken up by SUnreclaim and the biggest memory hoarder is, by far,
kmalloc-rnd-11-8k:
# cat /proc/meminfo
...
Slab: 31814260 kB
SReclaimable: 50868 kB
SUnreclaim: 31763392 kB
...
# slabtop -o | head -10
Active / Total Objects (% used) : 4817156 / 5002245 (96.3%)
Active / Total Slabs (% used) : 1032290 / 1032290 (100.0%)
Active / Total Caches (% used) : 342 / 386 (88.6%)
Active / Total Size (% used) : 31637718.69K / 31682510.83K (99.9%)
Minimum / Average / Maximum Object : 0.01K / 6.33K / 10.25K
OBJS ACTIVE USE OBJ SIZE SLABS OBJ/SLAB CACHE SIZE NAME
3931151 3931151 100% 8.00K 1010822 4 32346304K kmalloc-rnd-11-8k
71145 36213 50% 0.05K 837 85 3348K shared_policy_node
67928 67790 99% 0.14K 2426 28 9704K kernfs_node_cache
# cat /proc/slabinfo | grep "kmalloc-rnd-11-8k"
kmalloc-rnd-11-8k 3931772 3931772 8192 4 8 : tunables 0 0 0 : slabdata 1011434 1011434 0
# head -3 /proc/slabinfo; cat /proc/slabinfo | grep kmalloc-rnd-11-8k
slabinfo - version: 2.1
# name <active_objs> <num_objs> <objsize> <objperslab> <pagesperslab> : tunables <limit> <batchcount> <sharedfactor> : slabdata <active_slabs> <num_slabs> <sharedavail>
QIPCRTR 78 78 832 39 8 : tunables 0 0 0 : slabdata 2 2 0
kmalloc-rnd-11-8k 3931887 3931887 8192 4 8 : tunables 0 0 0 : slabdata 1011528 1011528 0
Repeat run or debug commands above shows about the same.
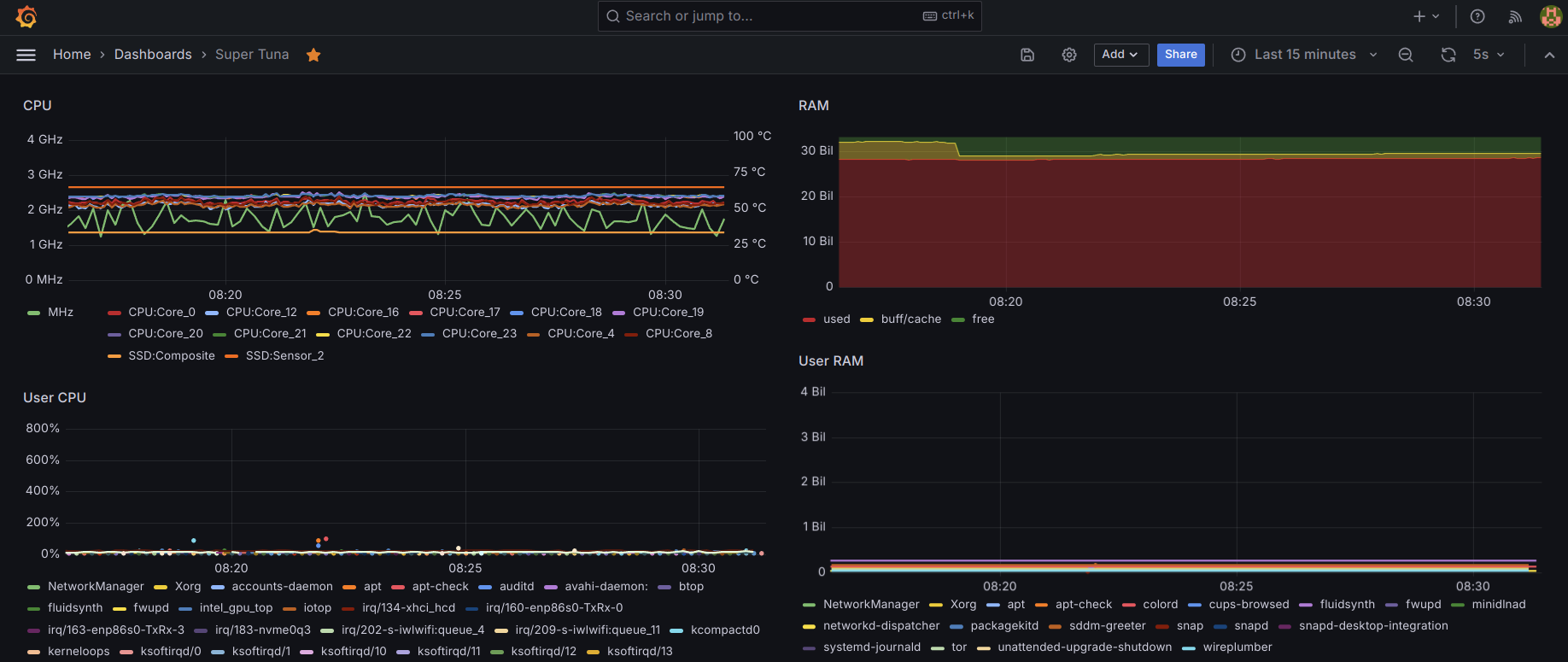
# free -h
total used free shared buff/cache available
Mem: 30Gi 30Gi 291Mi 61Mi 152Mi 73Mi
Swap: 8.0Gi 271Mi 7.7Gi
# ps -ax -eo user,pid,pcpu:5,pmem:5,rss:8=R-MEM,vsz:10=V-MEM,tty:6=TTY,stat:5,bsdstart:7,bsdtime:7,args | (read h; echo "$h"; sort -nr -k 4) | head -10 | less -SEX
USER PID %CPU %MEM R-MEM V-MEM TTY STAT START TIME COMMAND
vnstat 2707 0.0 0.0 1536 5516 ? Ss Jan 5 0:17 /usr/sbin/vnstatd -n LANG=en_US.UTF-8 PATH=/usr/local/sbin:/usr/local/bin:/usr/sbin:/usr/bin:/snap/bin USER=vnstat LOGNAME=vnstat HOME=/var/lib/vnstat INVOCATION_ID=ac8c9f302e5444b691575435a6157b99 JOURNAL_STREAM=8:29855 STATE_DIRECTORY=/var/lib/vnstat SYSTEMD_EXEC_PID=2707 MEMORY_PRESSURE_WATCH=/sy>
systemd+ 1201 0.0 0.0 1152 91044 ? Ssl Jan 5 0:01 /usr/lib/systemd/systemd-timesyncd LANG=en_US.UTF-8 PATH=/usr/local/sbin:/usr/local/bin:/usr/sbin:/usr/bin:/snap/bin NOTIFY_SOCKET=/run/systemd/notify WATCHDOG_PID=1201 WATCHDOG_USEC=180000000 USER=systemd-timesync LOGNAME=systemd-timesync INVOCATION_ID=9f337859e19249b2977af8bb586f2c94 JOURNAL_STREA>
systemd+ 1196 0.0 0.0 384 22008 ? Ss Jan 5 0:48 /usr/lib/systemd/systemd-resolved LANG=en_US.UTF-8 PATH=/usr/local/sbin:/usr/local/bin:/usr/sbin:/usr/bin:/snap/bin NOTIFY_SOCKET=/run/systemd/notify WATCHDOG_PID=1196 WATCHDOG_USEC=180000000 USER=systemd-resolve LOGNAME=systemd-resolve INVOCATION_ID=5707dd899b2541a289e315ed6616d70c JOURNAL_STREAM=8>
syslog 1787 0.0 0.0 640 222508 ? Ssl Jan 5 0:02 /usr/sbin/rsyslogd -n -iNONE LANG=en_US.UTF-8 PATH=/usr/local/sbin:/usr/local/bin:/usr/sbin:/usr/bin:/snap/bin NOTIFY_SOCKET=/run/systemd/notify LISTEN_PID=1787 LISTEN_FDS=1 LISTEN_FDNAMES=syslog.socket USER=root INVOCATION_ID=94eeaa8f349e456fa5df905f17729693 JOURNAL_STREAM=8:29727 SYSTEMD_EXEC_PID=>
rtkit 3291 0.0 0.0 1024 22940 ? SNsl Jan 5 0:04 /usr/libexec/rtkit-daemon LANG=en_US.UTF-8 PATH=/usr/local/sbin:/usr/local/bin:/usr/sbin:/usr/bin:/snap/bin NOTIFY_SOCKET=/run/systemd/notify USER=root INVOCATION_ID=6e9a99b6e2ab44019c666b2ae4b886cc JOURNAL_STREAM=8:21269 SYSTEMD_EXEC_PID=3291 MEMORY_PRESSURE_WATCH=/sys/fs/cgroup/system.slice/rtkit->
root 99 0.2 0.0 0 0 ? S Jan 5 11:40 [ksoftirqd/15]
root 984 0.0 0.0 0 0 ? I< Jan 5 0:00 [kworker/R-btrfs]
root 983 0.0 0.0 0 0 ? I< Jan 5 0:00 [kworker/R-btrfs]
root 982 0.0 0.0 0 0 ? I< Jan 5 0:00 [kworker/R-btrfs]
# echo 3 | tee /proc/sys/vm/drop_caches
3
# free -h
total used free shared buff/cache available
Mem: 30Gi 30Gi 245Mi 87Mi 187Mi 32Mi
Swap: 8.0Gi 257Mi 7.7Gi
# free -m
total used free shared buff/cache available
Mem: 31645 31594 269 79 166 50
Swap: 8191 265 7926
# sync
# cat /proc/sys/vm/nr_hugepages
0
# smem -twk
Area Used Cache Noncache
firmware/hardware 0 0 0
kernel image 0 0 0
kernel dynamic memory 30.6G 155.9M 30.4G
userspace memory 39.4M 19.6M 19.8M
free memory 278.6M 278.6M 0
----------------------------------------------------------
30.9G 454.1M 30.5G
# smem -wp
Area Used Cache Noncache
firmware/hardware 0.00% 0.00% 0.00%
kernel image 0.00% 0.00% 0.00%
kernel dynamic memory 99.00% 0.43% 98.57%
userspace memory 0.13% 0.06% 0.07%
free memory 0.86% 0.86% 0.00%
# lsmod | sort -nr -k 2 | head
i915 4292608 27
xe 2715648 0
btrfs 2019328 1
mac80211 1720320 1 iwlmvm
kvm 1409024 1 kvm_intel
cfg80211 1323008 3 iwlmvm,iwlwifi,mac80211
bluetooth 1028096 34 btrtl,btmtk,btintel,btbcm,bnep,btusb,rfcomm
iwlmvm 872448 0
iwlwifi 598016 1 iwlmvm
thunderbolt 516096 0
# uname -a
Linux super-tuna 6.8.0-49-lowlatency #49.1-Ubuntu SMP PREEMPT_DYNAMIC Sun Nov 10 10:00:36 UTC 2024 x86_64 x86_64 x86_64 GNU/Linux
# slabtop -o | head -10
Active / Total Objects (% used) : 4817156 / 5002245 (96.3%)
Active / Total Slabs (% used) : 1032290 / 1032290 (100.0%)
Active / Total Caches (% used) : 342 / 386 (88.6%)
Active / Total Size (% used) : 31637718.69K / 31682510.83K (99.9%)
Minimum / Average / Maximum Object : 0.01K / 6.33K / 10.25K
OBJS ACTIVE USE OBJ SIZE SLABS OBJ/SLAB CACHE SIZE NAME
3931151 3931151 100% 8.00K 1010822 4 32346304K kmalloc-rnd-11-8k
71145 36213 50% 0.05K 837 85 3348K shared_policy_node
67928 67790 99% 0.14K 2426 28 9704K kernfs_node_cache
# cat /proc/slabinfo | grep "kmalloc-rnd-11-8k"
kmalloc-rnd-11-8k 3931772 3931772 8192 4 8 : tunables 0 0 0 : slabdata 1011434 1011434 0
# head -3 /proc/slabinfo; cat /proc/slabinfo | grep kmalloc-rnd-11-8k
slabinfo - version: 2.1
# name <active_objs> <num_objs> <objsize> <objperslab> <pagesperslab> : tunables <limit> <batchcount> <sharedfactor> : slabdata <active_slabs> <num_slabs> <sharedavail>
QIPCRTR 78 78 832 39 8 : tunables 0 0 0 : slabdata 2 2 0
kmalloc-rnd-11-8k 3931887 3931887 8192 4 8 : tunables 0 0 0 : slabdata 1011528 1011528 0
# cat /proc/meminfo
MemTotal: 32404500 kB
MemFree: 283740 kB
MemAvailable: 60448 kB
Buffers: 2388 kB
Cached: 102356 kB
SwapCached: 9336 kB
Active: 21592 kB
Inactive: 33280 kB
Active(anon): 7320 kB
Inactive(anon): 6100 kB
Active(file): 14272 kB
Inactive(file): 27180 kB
Unevictable: 62500 kB
Mlocked: 16 kB
SwapTotal: 8388604 kB
SwapFree: 8105176 kB
Zswap: 0 kB
Zswapped: 0 kB
Dirty: 552 kB
Writeback: 0 kB
AnonPages: 10912 kB
Mapped: 18372 kB
Shmem: 63280 kB
KReclaimable: 50868 kB
Slab: 31814260 kB
SReclaimable: 50868 kB
SUnreclaim: 31763392 kB
KernelStack: 9344 kB
PageTables: 10260 kB
SecPageTables: 0 kB
NFS_Unstable: 0 kB
Bounce: 0 kB
WritebackTmp: 0 kB
CommitLimit: 24590852 kB
Committed_AS: 1989136 kB
VmallocTotal: 34359738367 kB
VmallocUsed: 50920 kB
VmallocChunk: 0 kB
Percpu: 21888 kB
HardwareCorrupted: 0 kB
AnonHugePages: 0 kB
ShmemHugePages: 8192 kB
ShmemPmdMapped: 0 kB
FileHugePages: 0 kB
FilePmdMapped: 0 kB
Unaccepted: 0 kB
HugePages_Total: 0
HugePages_Free: 0
HugePages_Rsvd: 0
HugePages_Surp: 0
Hugepagesize: 2048 kB
Hugetlb: 0 kB
DirectMap4k: 315792 kB
DirectMap2M: 8658944 kB
DirectMap1G: 25165824 kB
Understanding Linux Kernel Memory Statistics explains these values:
Byte-level memory: VMalloc
Slab allocator
The kernel uses various data structures in different kernel components and
drivers. Some examples are struct mm_struct used for each process's address
space and struct buffer_head used in filesystem I/O.
The Slab allocator manages caches of commonly used objects kept in an
initialized state available to be used later. This saves time for allocating,
initialising, and freeing objects.
The following statistics offer insights into the Slab allocator’s impact.
Slabis the total memory used by all Slab caches.SReclaimable isthe amount of the Slab that might be reclaimed (such as cache objects like dentry).SUnreclaimis the opposite. When unreclaimable slab memory takes up a high percentage of the total memory, system performance may be affected.
Slab memory can grow when a kernel component or a driver requests memory
but fails to release the memory properly, which is a typical memory leak
case. Delving deeper into the specifics of /proc/slabinfo is crucial
for identifying the particular slab object that has accumulated substantial
memory usage.
...
For byte-level memory, kmalloc and vmalloc are involved. kmalloc
allocates physically contiguous memory regions, while vmalloc handles
memory blocks that may not be available in contiguous memory regions.
Debug memory leak
If applying the i915 patch does not help, the next step would be to do a
Kernel dynamic memory analysis
to find out what is leaking memory.
This should be relatively easy since /sys/kernel/debug/tracing/trace
is already present, although it only contains the headers. To enable
tracing of memory events, add this to kernel parameters:
This can be done by adding /etc/default/grub.d/trace.cfg with
# Enable tracing of memory events
GRUB_CMDLINE_LINUX_DEFAULT="$GRUB_CMDLINE_LINUX_DEFAULT trace_event=kmem:kmalloc,kmem:kmem_cache_alloc,kmem:kfree,kmem:kmem_cache_free"
After 2 days running with this, there are 745,033 lines in
/sys/kernel/debug/tracing/trace but it is not entirely clear what callsites
they point to:
# grep alloc kmem.log | grep --color=no -o 'call_site=[a-zA-Z_0-9]*' | sed 's/call_site=//' > kmem.txt
# sort kmem.txt | uniq -c | sort -nr | head
138686 vm_area_dup
92207 anon_vma_clone
77047 getname_flags
75840 alloc_buffer_head
64657 vm_area_alloc
58102 mas_alloc_nodes
49660 __alloc_skb
44111 security_file_alloc
44111 alloc_empty_file
42981 anon_vma_fork
26055 __anon_vma_prepare
19385 i915_gem_do_execbuffer
10631 kvmalloc_node
9379 seq_open
8660 single_open
7014 drm_syncobj_array_wait_timeout
7014 drm_syncobj_array_find
6537 jbd2__journal_start
3071 __d_alloc
2765 prepare_creds
2763 security_prepare_creds
2648 security_inode_alloc
2527 kmalloc_reserve
2518 load_elf_binary
2517 load_elf_phdrs
2430 alloc_pipe_info
2361 krealloc
2102 alloc_extent_state
1883 genl_family_rcv_msg_attrs_parse
1804 memcg_alloc_slab_cgroups
1512 dup_task_struct
1509 security_task_alloc
1509 audit_alloc
1507 mas_dup_build
1507 dup_mm
1507 copy_signal
1507 copy_sighand
1506 dup_fd
1506 copy_fs_struct
1494 alloc_pid
1400 alloc_vmap_area
1350 proc_alloc_inode
1302 getname_kernel
1264 xas_alloc
1253 mm_alloc
1253 alloc_bprm
1215 alloc_inode
1173 __i915_request_create
1171 drm_syncobj_create
1171 add_fence_array
865 sg_kmalloc
831 mempool_alloc_slab
804 i915_vma_resource_alloc
798 drm_atomic_state_init
797 vma_create
It seems one would really need to
wrestle against gcc
to obtain accurate callsites. Moreover, the script to analyze this file
(trace_analyze.py)
is from 2012 and writen in Python 2.
Alternative methods:
- Kernel Memory Leak Detector would require enabling
CONFIG_DEBUG_KMEMLEAKwhen compling a new kernel, because/sys/kernel/debug/kmemleaklsis not present. - euspectre/kedr seems more involved, based on its step-by-step tutorial.
Disable swap
Swap was disabled by commenting out the corresponding line in /etc/fstab.
The memory leak was detected when the Chrome browser started crashing consistently despite running only one tab on one web application, and eventually even SSH sessions where crashing and at that point it seems the availability of swap lead the system to go into thrashing, because at that point essentially all the RAM was taken up and Chrome could no longer allocate enough memory:
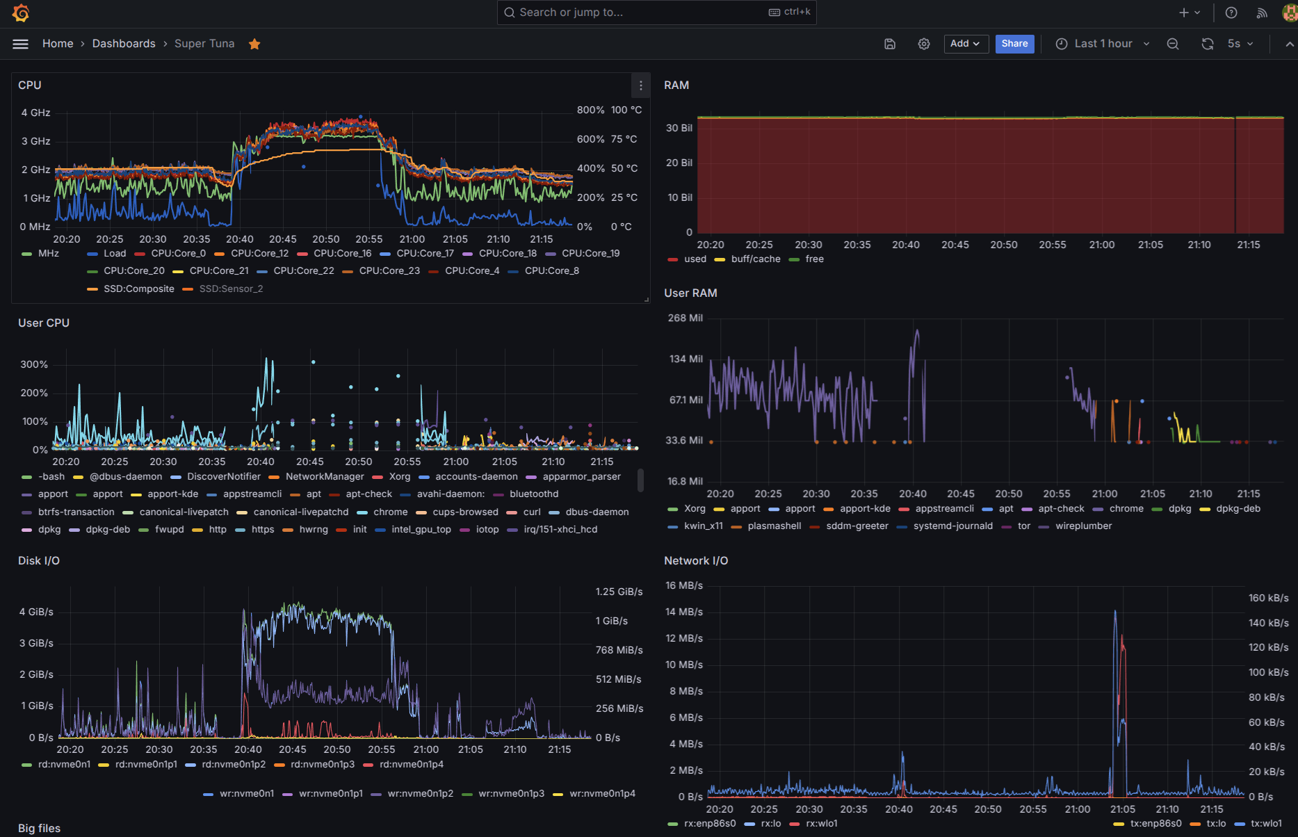
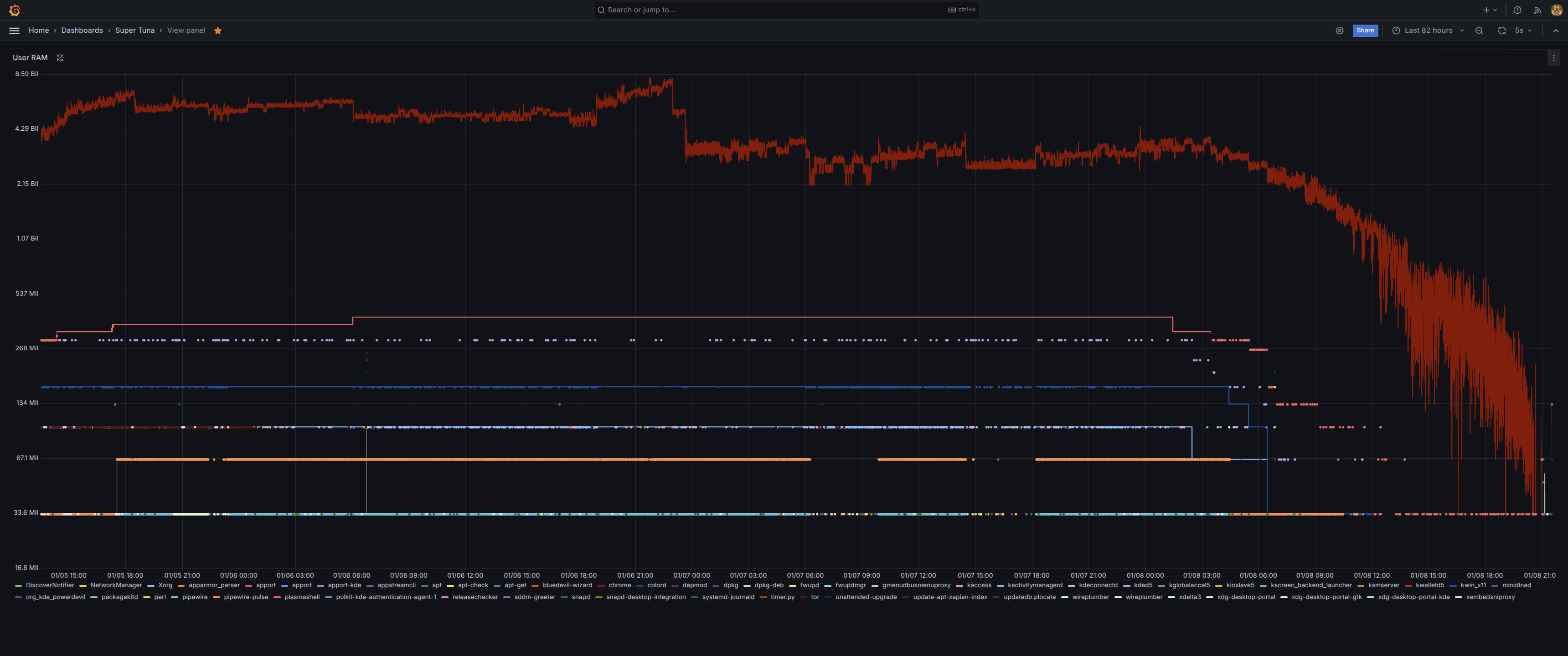
In the 82 hours the system had been running until it was no longer stable, the memory leak had squeezed Chrome (and eventually everything else) out of all available memory:
This could have been detected earlier, since the used RAM had already grown to 14 GB in the first 24 hours:
Such a memory leak did not afect Raven even afte 7 days running the same Ubuntu Studio 24.04, installed from the same USB media following the same process, running the same desktop and even more applications; but that PC has an NVidia card, like most others.
Remove CUPS
On several occassions cupsd had suddently gone up to 200% CPU usage
and stayed up there for 30+ minutes with no sign of and end to come.
root 5512 0.0 0.0 2892 1664 ? Ss Nov16 0:00 /bin/sh /snap/cups/1067/scripts/run-cupsd
root 9582 0.0 0.0 63780 12032 ? S Nov16 0:00 cupsd -f -s /var/snap/cups/common/etc/cups/cups-files.conf -c /var/snap/cups/common/etc/cups/cupsd.conf
root 3659053 0.0 0.0 7160 2048 pts/2 S+ 00:29 0:00 grep --color=auto cupsd
root 3689314 194 0.0 184064 12416 ? Rsl 00:00 56:44 /usr/sbin/cupsd -l
This PC won't have any printers connected to it, so CUPS can be removed:
# snap services
Service Startup Current Notes
canonical-livepatch.canonical-livepatchd enabled active -
chromium.daemon disabled inactive -
cups.cups-browsed enabled active -
cups.cupsd enabled active -
firmware-updater.firmware-notifier enabled - user,timer-activated
firmware-updater.firmware-updater-app enabled - user,dbus-activated
snapd-desktop-integration.snapd-desktop-integration enabled - user
# snap stop cups
Stopped.
# snap disable cups
cups disabled
# ps aux | grep cupsd
root 1865839 0.0 0.0 39304 12544 ? Ss 00:00 0:00 /usr/sbin/cupsd -l
root 2208813 0.0 0.0 9144 1920 pts/1 S+ 00:24 0:00 grep --color=auto cupsd
# tail -f /var/log/cups/*log | grep -v pam_unix
==> /var/log/cups/access_log <==
localhost - - [09/Jan/2025:00:00:00 +0100] "POST / HTTP/1.1" 200 357 Create-Printer-Subscriptions successful-ok
localhost - - [09/Jan/2025:00:00:00 +0100] "POST / HTTP/1.1" 200 176 Create-Printer-Subscriptions successful-ok
localhost - - [09/Jan/2025:00:00:05 +0100] "POST /admin/ HTTP/1.1" 401 0 - -
localhost - cups-browsed [09/Jan/2025:00:00:05 +0100] "POST /admin/ HTTP/1.1" 200 181 CUPS-Delete-Printer client-error-not-found
localhost - - [09/Jan/2025:00:23:29 +0100] "POST / HTTP/1.1" 401 120 Cancel-Subscription successful-ok
localhost - root [09/Jan/2025:00:23:29 +0100] "POST / HTTP/1.1" 200 120 Cancel-Subscription successful-ok
==> /var/log/cups/error_log <==
# snap services
Service Startup Current Notes
canonical-livepatch.canonical-livepatchd enabled active -
chromium.daemon disabled inactive -
cups.cups-browsed disabled inactive -
cups.cupsd disabled inactive -
firmware-updater.firmware-notifier enabled - user,timer-activated
firmware-updater.firmware-updater-app enabled - user,dbus-activated
snapd-desktop-integration.snapd-desktop-integration enabled - user
# systemctl stop cups.service
# ps aux | grep cupsd
root 2271225 0.0 0.0 9144 2176 pts/1 S+ 00:29 0:00 grep --color=auto cupsd
This issue repeated after reinstalling, lasting for up to 90 minutes:
December 2025 Follow-up
Over time not only needs the system a daily reboot to flush the memory leak, but also the
whole system feels laggy and sluggish and specially playing videos on YouTube and
switching to/from full-screen. There are two main routes to try: the newer xe driver,
or if that leads to worse problems, updating BIOS and kernel to much newer versions.
Tweak Google Chrome
The following adjustments to Google Chrome are recommended independently of which driver
is used (i915 or xe).
Disable GPU override
Google Chrome tends to avoid GPUs that are not deemed stable or mature enough, even though oftentime they actually are quite good enough. To disable this behavior:
- Check
chrome://gpuand see if Canvas is reported as Software only, hardware acceleration unavailable, which usually means Chrome has blocklisted the GPU. - Go to
chrome://flagsand set the flat for Override software rendering list to Enabled; restart Chrome.
Install the h264ify extension
After installing the h264ify extension in Chrome, YouTube "Stats for nerds" shows the codecs used are avc and mp4a. This does seem to make playback smoother than previously with codecs av01 and opus.
Switching to the xe driver
The above behavior with system-wide a steady climb in kernel dynamic memory—strongly
suggested a kernel-level memory leak associated with the Intel graphics driver.
In Ubuntu 24.04 (Noble Numbat), 13th Generation Intel CPUs (i5-1340P) can use either the
legacy i915 driver or the newer, modern xe driver. The lsmod output shows both are
loaded, but i915 has 60 active references while xe has 0, confirming the system is
relying on the older driver.
The xe driver was designed from the ground up for modern Intel hardware (Tiger Lake and
newer) and is increasingly the focus for performance and stability fixes in 2025.
Switching the driver should help resolve the memory leak.
Identify the PCI ID of the GPU:
$ lspci -nn | grep VGA
00:02.0 VGA compatible controller [0300]: Intel Corporation Raptor Lake-P [UHD Graphics] [8086:a720] (rev 04)
The ID is the second part of the hex code in brackets: a720.
Update /etc/default/grub to add the options to GRUB_CMDLINE_LINUX_DEFAULT to force the
xe driver to detect the GPU instead of the i915 driver:
Update GRUB and reboot:
After rebooting, lsmod shows the xe driver is now the one with active usage, while
i915 has 0:
# lsmod | grep -E 'i915|xe'
xe 2732032 47
drm_gpuvm 45056 1 xe
drm_exec 12288 2 drm_gpuvm,xe
gpu_sched 61440 1 xe
drm_suballoc_helper 16384 1 xe
drm_ttm_helper 12288 1 xe
i915 4300800 0
drm_buddy 20480 2 xe,i915
ttm 110592 3 drm_ttm_helper,xe,i915
drm_display_helper 237568 2 xe,i915
cec 94208 3 drm_display_helper,xe,i915
i2c_algo_bit 16384 2 xe,i915
video 77824 4 asus_wmi,asus_nb_wmi,xe,i915
GPU monitoring
After switching to the xe driver intel_gpu_top no longer works:
The intel_gpu_top utility is hard-coded to work with the legacy i915 driver and does
not natively support the newer xe driver. Instead, nvtop (Neat Videocard TOP) can be
used as the most effective replacement for monitoring your GPU while using the xe
driver. However, even nvtop needs to be pretty recent to detect this GPU, so it must
be installed from snap rather than the Ubuntu repository.
By default nvtop shows a nice UI with charts, but it can also be used to export data
in JSON format:
# nvtop -s
[
{
"device_name": "Raptor Lake-P (UHD Graphics)",
"gpu_clock": "333MHz",
"mem_clock": null,
"temp": null,
"fan_speed": "CPU Fan",
"power_draw": null,
"gpu_util": null,
"mem_util": "3%"
}
]
The only useful metric available are gpu_clock and mem_util; the fan_speed seems to
merely refer to the fact that there is no separate fan for the GPU and the other metrics
are not available.
Unlike nvtop, vainfo remains unable to find this GPU:
# export LIBVA_DRIVER_NAME=iHD
# vainfo --display drm --device /dev/dri/renderD128
libva info: VA-API version 1.20.0
libva info: User environment variable requested driver 'iHD'
libva info: Trying to open /usr/lib/x86_64-linux-gnu/dri/iHD_drv_video.so
libva info: Found init function __vaDriverInit_1_20
libva error: /usr/lib/x86_64-linux-gnu/dri/iHD_drv_video.so init failed
libva info: va_openDriver() returns 18
vaInitialize failed with error code 18 (invalid parameter),exit
Install VA driver non-free
There is a lot of lagging in the browser, because the system is currently using
Software Rendering (CPU-only) to decode and display video. Even though the xe kernel
driver is loaded, the userspace software (Chrome, vainfo, nvtop) cannot access the
GPU's hardware acceleration features because the driver interface is not correctly
initialized, and this was because Ubuntu did not install the non-free driver.
Install the intel-media-va-driver-non-free driver and reboot:
# apt install intel-media-va-driver-non-free -y
Reading package lists... Done
Building dependency tree... Done
Reading state information... Done
The following packages will be REMOVED:
intel-media-va-driver
The following NEW packages will be installed:
intel-media-va-driver-non-free
0 upgraded, 1 newly installed, 1 to remove and 0 not upgraded.
Need to get 0 B/8,784 kB of archives.
After this operation, 22.5 MB of additional disk space will be used.
dpkg: intel-media-va-driver:amd64: dependency problems, but removing anyway as you requested:
va-driver-all:amd64 depends on intel-media-va-driver | intel-media-va-driver-non-free; however:
Package intel-media-va-driver:amd64 is to be removed.
Package intel-media-va-driver-non-free is not installed.
(Reading database ... 470408 files and directories currently installed.)
Removing intel-media-va-driver:amd64 (24.1.0+dfsg1-1ubuntu0.1) ...
Selecting previously unselected package intel-media-va-driver-non-free:amd64.
(Reading database ... 470404 files and directories currently installed.)
Preparing to unpack .../intel-media-va-driver-non-free_24.1.0+ds1-1_amd64.deb ...
Unpacking intel-media-va-driver-non-free:amd64 (24.1.0+ds1-1) ...
Setting up intel-media-va-driver-non-free:amd64 (24.1.0+ds1-1) ...
Note
"Non-free" in this context refers to licensing, not cost or security risk. This package includes proprietary binary blobs (media kernels) required to fully unlock hardware acceleration for modern Intel features like AV1 and improved H.264/HEVC performance on 13th Gen chips. Standard Ubuntu/Debian repositories provide the "free" version by default, which often lacks the firmware or features needed to initialize the iHD driver correctly on newer Xe-based hardware.
Reinstall linux-firmware
Ensure firmware is current, the xe driver depends on specific GUC/HUC firmware blobs:
Grant access to /dev/dri
Confirm Driver Ownership: Run ls -l /dev/dri. Ensure your user is part of the video and render groups: sudo usermod -aG video,render $USER (re-log after this).
# ls -l /dev/dri
total 0
drwxr-xr-x 2 root root 80 Dec 23 14:02 by-path
crw-rw----+ 1 root video 226, 1 Dec 23 14:02 card1
crw-rw----+ 1 root render 226, 128 Dec 23 14:02 renderD128
# usermod -aG video,render $USER
Graphical glitches
Unfortunately, once the XE driver was finally in full effect, it lead to a terrible issue with flickering colors and a reduced palette. It started relativel subtle but then became a lot more prominent and started affecting even the geometry of windows borders.
The issue started happening after adding the user to the video,render groups and
reinstalling linux-firmware, both followed by a single reboot. While Chrome appeared to
be working better, with several features using GPU acceleration, the graphical glitches
rendered the system essentiall unusable.
Disable Panel Self Refresh
Panel Self Refresh (PSR) is a common cause of flickering on Intel Xe/UHD graphics.
This can be disabled by adding xe.enable_psr=0 to the kernel parameters in
/etc/default/grub:
GRUB_CMDLINE_LINUX_DEFAULT="quiet splash i915.force_probe=!a720 xe.force_probe=a720 xe.enable_psr=0"
After updating GRUB (update-grub) and rebooting, the issue was only partially
mitigated; it stopped the worst color flickering, which was happening on the login
screen, but when playing YouTube videos it showed washed out colors with some contour
lines and subtle gradients being replaced with very saturated colors.
Toggle IOMMU for Graphics
Some users have reported that disabling IOMMU specifically for the integrated graphics
solves persistent flickering in Ubuntu 24.04. This can be done by adding
intel_iommu=igfx_off to the kernel parameters in /etc/default/grub:
GRUB_CMDLINE_LINUX_DEFAULT="quiet splash i915.force_probe=!a720 xe.force_probe=a720 xe.enable_psr=0 intel_iommu=igfx_off"
After updating GRUB (update-grub) and rebooting, the issue of color flickering seemed
to have been fully mitited. However, the output from xrandr --prop showed the display
(DP-1) was using an Automatic Broadcast RGB setting. On many monitors, especially
portable ones like the connected to the USB-C/DisplayPort (a Verbatim M14), "Automatic"
defaults to Limited range (16-235) and this causes the washed-out colors and banding.
Output from xrandr --prop for DP-1
$ xrandr --prop
Screen 0: minimum 320 x 200, current 1920 x 1080, maximum 16384 x 16384
...
DP-1 connected primary 1920x1080+0+0 (normal left inverted right x axis y axis) 230mm x 270mm
_KDE_SCREEN_INDEX: 1
EDID:
00ffffffffffff004a8b010001000000
08210104b5171b783bee91a3544c9926
0f5054210800d1c08180a9c0d1c00101
010101010101023a801871382d40582c
2500e60e0100001e000000ff0064656d
6f7365742d310a202020000000fc0056
6572626174696d204d31340a000000fd
00283d545411010a202020202020011f
02031ff2440104021023097f07830100
00e305c000e200c0e606050162622802
3a801871382d40582c4500e60e010000
1e000000000000000000000000000000
00000000000000000000000000000000
00000000000000000000000000000000
00000000000000000000000000000000
0000000000000000000000000000006b
HDCP Content Type: HDCP Type0
supported: HDCP Type0, HDCP Type1
Content Protection: Undesired
supported: Undesired, Desired, Enabled
vrr_capable: 0
range: (0, 1)
Colorspace: Default
supported: Default, BT709_YCC, XVYCC_601, XVYCC_709, SYCC_601, opYCC_601, opRGB, BT2020_CYCC, BT2020_RGB, BT2020_YCC, DCI-P3_RGB_D65, RGB_WIDE_FIXED, RGB_WIDE_FLOAT, BT601_YCC
max bpc: 12
range: (6, 12)
Broadcast RGB: Automatic
supported: Automatic, Full, Limited 16:235
audio: auto
supported: force-dvi, off, auto, on
subconnector: Native
supported: Unknown, VGA, DVI-D, HDMI, DP, Wireless, Native
link-status: Good
supported: Good, Bad
CTM: 0 1 0 0 0 0 0 0 0 1 0 0 0 0 0 0
0 1
CONNECTOR_ID: 250
supported: 250
non-desktop: 0
range: (0, 1)
1920x1080 60.00*+ 60.00 59.94
1600x900 60.00
1280x1024 60.02
1280x720 60.00 59.94
1024x768 60.00
800x600 60.32
720x480 60.00 59.94
640x480 60.00 59.94
...
These issues should be mitigated immediately with the following commands:
To make the changes permanent, create /etc/X11/xorg.conf.d/20-intel.conf with:
Section "Device"
Identifier "Intel Graphics"
Driver "intel"
Option "AccelMethod" "sna"
Option "BroadcastRGB" "Full"
EndSection
After this change colors finally looked okay, but it came at the cost of a huge drop in performance; it was now absolutely terrible when playing videos on YouTube, the UI was sluggish again, and CPU usage was a lot higher while GPU usage seemed to be zero.
Roolback to i915
Having run out of workarounds to make the xe driver work well, it was time to revert
back to the i915 driver, by updating the kernel command line to:
After updating GRUB and rebooting, there are still more changes to make, to ensure the correct kernel and Xorg drivers are used at all times.
To ensure the xe driver does not intefer by traing to claim harware elements, prevent
it from loading by creating /etc/modprobe.d/blacklist-xe.conf with
This change requires first running update-initramfs before rebooting.
To always use the correct iHD driver, add the following to /etc/environment:
After reverting to the i915 driver, the system falls back to software rendering
(llvmpipe as reported by glxinfo | grep "OpenGL renderer") instead of the standard
hardware-accelerated i915 driver.
Because the system has been switching drivers, the compiled shader cache for llvmpipe
or xe might be interfering with the i915 driver initialization. To avoid this,
clear the Mesa Cache:
Remove the Manual X11 Config previosly added:
After all the above changes are in effect, glxinfo | grep "OpenGL renderer" shows
again the intel driver is used for hardware-accelerated rendering. Google Chrome feels a
lot snappier too, no longer constantly sluggish. AS a plus, intel_gpu_top works again.
Summary of changes
At this point it seems only the following changes remain in effect:
- Kernel command line includes the
intel_iommu=igfx_offparameter (via GRUB config). - The
intel-media-va-driver-non-freedriver is installed and in use. - The
xekernel driver is not loaded at all. - Chrome is no longer blocklisting the GPU.
- The h264ify extension is installed in Google Chrome.
- The user belongs to the
videoandrendergroups.
Back to the original problem (memory leak in the i915 driver), would now be the time to disable GUC/HUC? (adding i915.enable_guc=0 to GRUB)
Future Plans
Having restored performance with the i915 driver, it is not recommended time to disable
GuC/HuC (with the i915.enable_guc=0 kernel parameter) unless the memory leak returns.
On 13th Gen Intel i5-1340P (Raptor Lake), the GuC (Graphics MicroController) is responsible for critical power management and scheduling. Disabling it may re-introduce the sluggishness or high CPU usage, by shifting tasks from the GPU back to the CPU.
If the memory leak is no longer observed, one explanation may be that those "leak-like"
symptoms were actually DMA/IOMMU memory fragmentation issues. These would then have been
resolved by loading the kernel with the intel_iommu=igfx_off parameter.
In contrast, disabling the GuC/HuC (with enable_guc=0) is, on Raptor Lake and newer
CPUS, "legacy" troubleshooting that may cause the system to lose hardware-accelerated
video decoding (VA-API) in Chrome, even if the driver is loaded.
Disable Panel Self Refresh
If the leak persists, adding i915.enable_psr=0 to the kernel command line in GRUB to
disable PSR, while leaving GuC enabled, may be a better workaround. Panel Self Refresh is
a more frequent cause of "ghost" memory usage than GuC on 13th Gen hardware.
Update BIOS & Microcode
For 13th Gen NUCs, the most critical fix for "unusual" driver behavior and stability
is the 0x12F microcode update (or newer). Updating the BIOS to the latest version
should mitigate hardware-level voltage instability that can mimic driver memory leaks.
Product Support For NUC 13 Pro Mini PC shows the latest BIOS Version release is v0039 from September 4, 2025. The current BIOS Version release is v0033 from August 7, 2024:
To update the firmware, all it takes is a USB stick and a few minutes:
- Download the file from https://www.asus.com/supportonly/nuc13anhi7/helpdesk_bios/
- Extract the
ANRPL357.0039.CAPfile and write it to a FAT32-formatted USB drive. - Restart the NUC and press F7 screen to enter the Flash Update tool.
- Select the file and confirm. Do not power off during the 2–5 minute process.
The latest Microcode for Raptor Lake is 0x4129 and that is the one already in the
system:
# dmesg | grep -i microcode
[ 1.810277] microcode: Current revision: 0x00004129
[ 1.810278] microcode: Updated early from: 0x00004121
The 0x4129 revision is a recent release addressing high-severity security
vulnerabilities documented in
Intel-SA-01249/01313.
2026 Update: Linux kernel 6.14
In the end, the solution was a lot simpler than all the above, after enough time passed.
Ubuntu 24.04 defaults to a very old kernel (6.8.0) but at this time, nearly a year later, the system can be upgraded to the much newer kernel 6.14 which had several memory management fixes for Raptor Lake backported.
3 methods to update the kernel on a NUC.
To update the kernel on a NUC, where secure boot cannot be disabled, thus requiring the kernel to be signed, there are two easy options and a hard one:
-
Use the Official HWE Kernel (Easiest & Safest).
The Hardware Enablement (HWE) stack provides newer kernels that are fully signed and officially supported by Canonical. Currently the HWE stack for Ubuntu 24.04 has advanced to Linux the 6.14 branch (6.14.0-37.37~24.04.1):This kernel is automatically signed by Ubuntu, meaning it will boot immediately with Secure Boot active.
-
Use the OEM Kernel (For NUC Stability).
NUC hardware often qualifies for the "OEM" track, which carries earlier access to drivers and hardware-specific fixes. These are also fully signed by Canonical. Currently the OEM track for Ubuntu 24.04 offers slighly newer patches in the 6.14 branch (6.14.0-1018.18): -
Manual Signing of Mainline Kernels (Advanced).
If a vanilla kernel like 6.8.12 or a bleeding-edge version not yet in HWE is needed, this must be done using a tool likemainlineand then manually signing it so the UEFI firmware trusts it.-
Install the Mainline Tool:
-
Generate a Signing Key (MOK):
# openssl req -new -x509 -newkey rsa:2048 -keyout MOK.priv -outform DER -out MOK.der -nodes -days 36500 -subj "/CN=Your Name/" # mokutil --import MOK.derThis will prompt for a password. After rebooting, this must be selected via Enroll MOK in the blue MOKManager screen and enter the password.
-
Install and Sign the Kernel:
After installing a kernel via the
mainlineapp, sign thevmlinuzbinary:Convert key to PEM for
sbsignSign the kernel (replace
[VERSION])# sbsign --key MOK.priv --cert MOK.pem /boot/vmlinuz-[VERSION]-generic --output /boot/vmlinuz-[VERSION]-generic.signedOverwrite the original kernel with the signed version
-
The easiest method turned out to be a good solution; install the HWE kernel:
In case the new kernel does not become the new default, adjust /etc/default/grub so
that it will show the menu to allow choosing a specific kernel and then remember that
choice as the default for subsequent reboots:
GRUB_DEFAULT=saved
GRUB_SAVEDEFAULT=true
GRUB_TIMEOUT_STYLE=menu
GRUB_TIMEOUT=10
GRUB_DISTRIBUTOR=`( . /etc/os-release; echo ${NAME:-Ubuntu} ) 2>/dev/null || echo Ubuntu`
GRUB_CMDLINE_LINUX_DEFAULT="quiet splash i915.force_probe=a720 intel_iommu=igfx_off"
GRUB_CMDLINE_LINUX=""
Update GRUB and restart, then choose the new kernel.
# vi /etc/default/grub
# update-grub
Sourcing file `/etc/default/grub'
Sourcing file `/etc/default/grub.d/trace.cfg'
Sourcing file `/etc/default/grub.d/ubuntustudio.cfg'
Generating grub configuration file ...
Found linux image: /boot/vmlinuz-6.8.0-90-lowlatency
Found initrd image: /boot/initrd.img-6.8.0-90-lowlatency
Found linux image: /boot/vmlinuz-6.14.0-37-generic
Found initrd image: /boot/initrd.img-6.14.0-37-generic
Found memtest86+ 64bit EFI image: /boot/memtest86+x64.efi
Warning: os-prober will not be executed to detect other bootable partitions.
Systems on them will not be added to the GRUB boot configuration.
Check GRUB_DISABLE_OS_PROBER documentation entry.
Adding boot menu entry for UEFI Firmware Settings ...
done
To make the new kernel the all-time default, set GRUB_DEFAULT to the index number
of the desired option as obtained from /boot/grub/grub.cfg











